Introducción
MyEMS es un sistema de gestión de energía de código abierto líder en la industria y se basa en Python y React. Se utiliza para recopilar, procesar, analizar, informar y visualizar datos de energía de edificios, fábricas, centros comerciales, centros de datos y zonas empresariales. MyEMS puede emplearse para la gestión de dispositivos, recopilación, procesamiento, análisis, visualización e informe de datos en tus proyectos de sistemas de gestión de energía (EMS). MyEMS es desarrollado y mantenido por un equipo de desarrollo experimentado, y su código fuente se publica bajo la licencia MIT. Aprovechamos el código abierto para contribuir a la consecución de los objetivos de pico de carbono y neutralidad de carbono.
Arquitectura de MyEMS



Presentación de la interfaz de usuario de MyEMS

Presentación del panel de administración de MyEMS

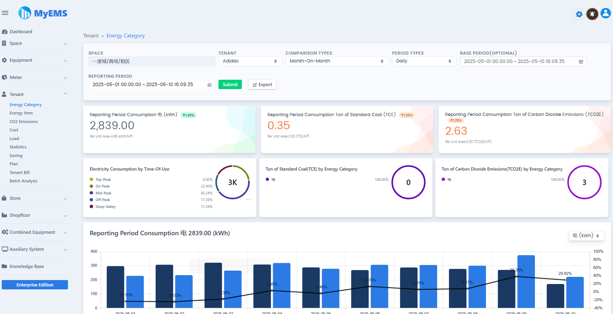
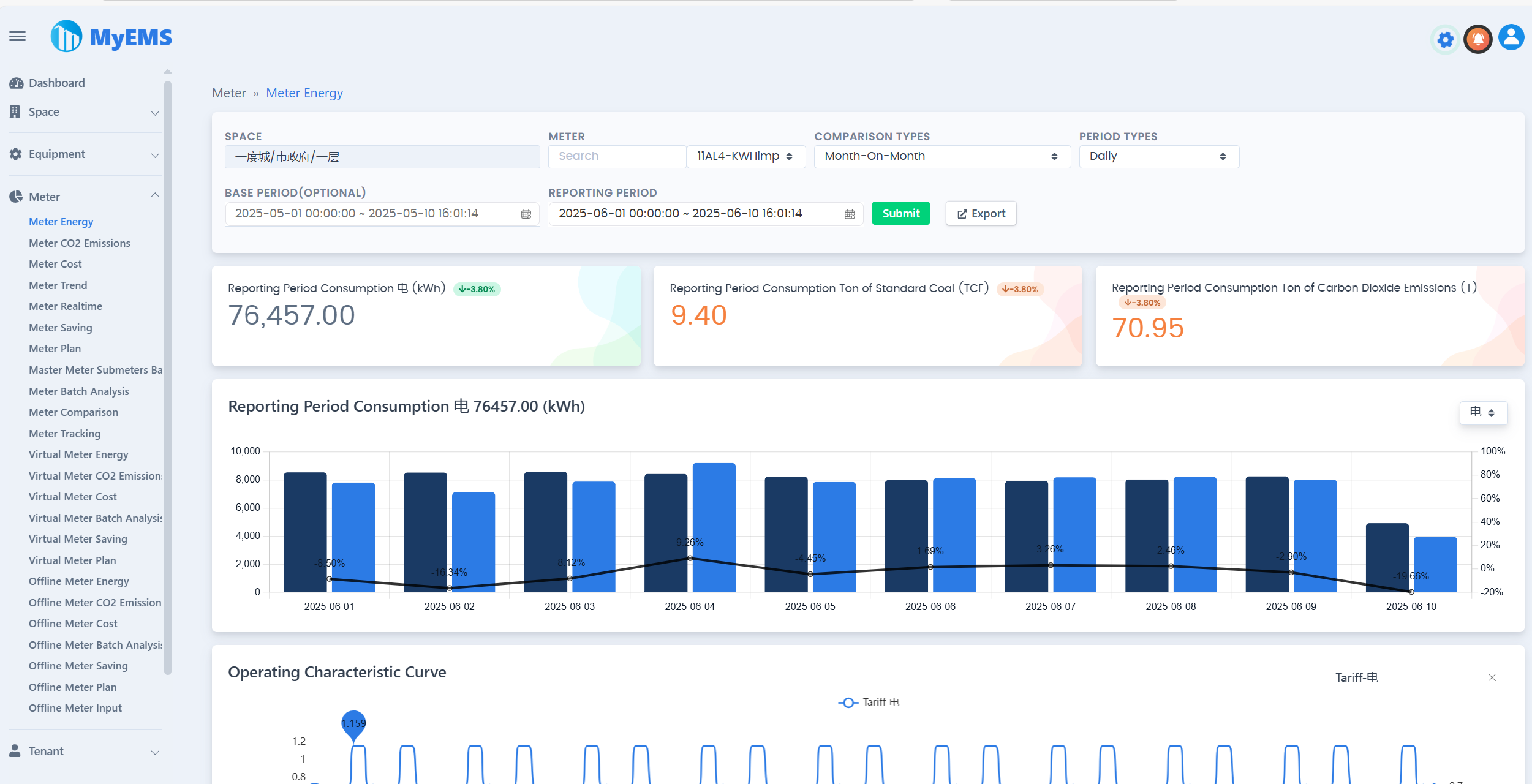
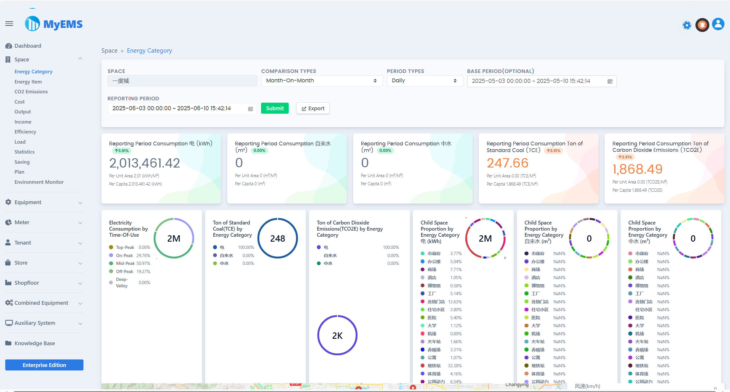
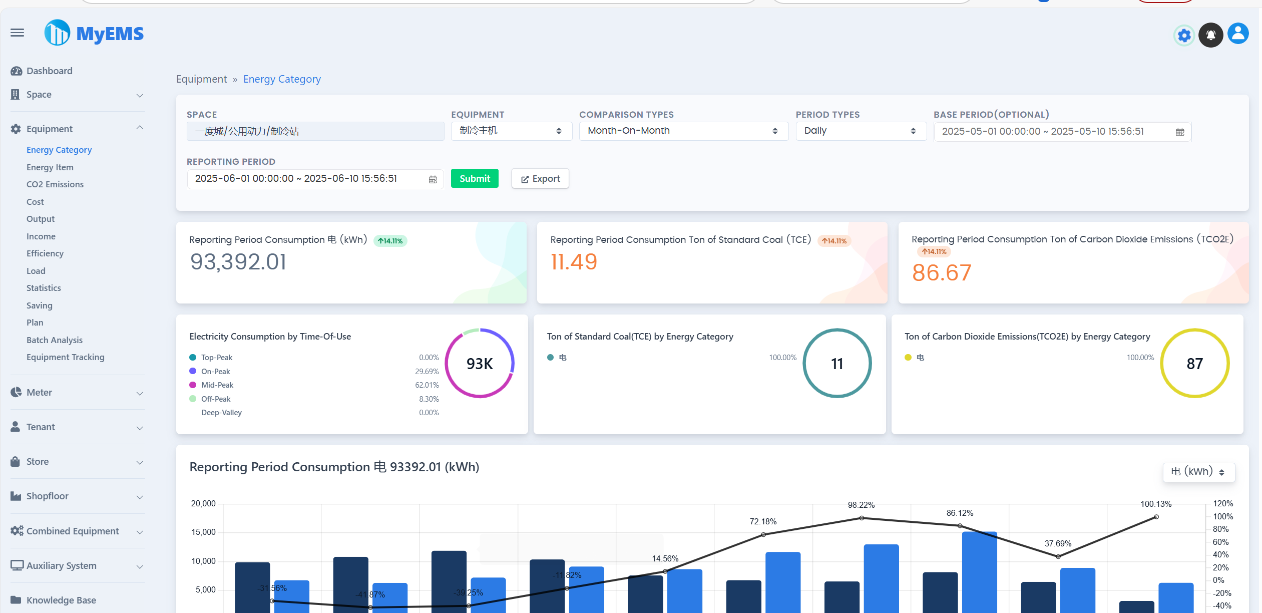
Presentación del panel de control de MyEMS


Características de MyEMS (Edición Comunitaria)
Los usuarios de la Edición Comunitaria deben conservar los derechos de autor correspondientes y el LOGO de MyEMS, estando prohibido modificarlos o eliminarlos. En caso de incumplimiento, se reservará el derecho de emprender acciones legales contra el infractor.
| Característica | Edición Comunitaria | Explicación |
|---|---|---|
| Código Abierto | ✔️ | Licencia MIT |
| Precio | Gratis | |
| Cambiar Nombre y Logo | ❌️ | Existen riesgos legales en caso de incumplimiento |
| Protocolo Modbus TCP | ✔️ | Recopilación de datos, https://modbus.org/ |
| Número de Puntos de Datos | Ilimitado | El número real está limitado por el límite superior de los recursos del servidor |
| Número de Medidores | Ilimitado | El número real está limitado por el límite superior de los recursos del servidor |
| Número de Espacios | Ilimitado | El número real está limitado por el límite superior de los recursos del servidor |
| Número de Equipos | Ilimitado | El número real está limitado por el límite superior de los recursos del servidor |
| Número de Inquilinos | Ilimitado | El número real está limitado por el límite superior de los recursos del servidor |
| Número de Tiendas | Ilimitado | El número real está limitado por el límite superior de los recursos del servidor |
| Número de Plantas de Tiendas | Ilimitado | El número real está limitado por el límite superior de los recursos del servidor |
| Número de Equipos Combinados | Ilimitado | El número real está limitado por el límite superior de los recursos del servidor |
| Docker | ✔️ | https://hub.docker.com/u/myems |
| MySQL | ✔️ | http://mysql.com/ |
| Percona Server para MySQL | ✔️ | https://www.percona.com/ |
| MariaDB | ✔️ | https://mariadb.org/ |
| SingleStore | ✔️ | https://www.singlestore.com/ |
| OceanBase | ✔️ | https://www.oceanbase.com/ |
| Nube AWS | ✔️ | https://aws.amazon.com/ |
| Nube Azure | ✔️ | https://azure.microsoft.com/ |
| Nube Alibaba | ✔️ | https://aliyun.com/ |
| Nube Privada | ✔️ | |
| Comparación de Datos | ✔️ | Interanual, Mensual, Comparación Libre, Sin Comparación |
| Exportador a Excel | ✔️ | Archivo Excel real, no archivo CSV. Tablas, Gráficos de Líneas, Gráficos de Columnas, Gráficos de Tarta |
| Informe de Energía de Medidor/Medidor | ✔️ | Selección en cascada de Espacio, Múltiples Tipos de Comparación, Múltiples Tipos de Periodo, Consumo Total del Periodo de Informe, Consumo Total del Periodo Base, Toneladas de Carbón Estándar del Periodo de Informe, Toneladas de Emisiones de Dióxido de Carbono del Periodo de Informe, Tendencia del Periodo de Informe, Datos de Parámetros Relacionados, Datos Detallados, Exportar a Excel |
| Informe de Emisiones de Dióxido de Carbono de Medidor/Medidor | ✔️ | |
| Informe de Costos de Medidor/Medidor | ✔️ | |
| Datos de Tendencia de Medidor/Medidor | ✔️ | |
| Datos en Tiempo Real de Medidor/Medidor | ✔️ | |
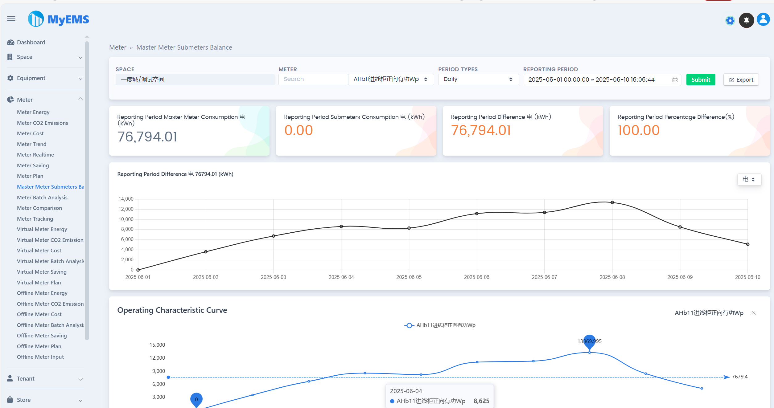
| Equilibrio entre Medidor Principal y Submedidores de Medidor | ✔️ | |
| Seguimiento de Medidor/Medidor | ✔️ | |
| Análisis por Lotes de Medidor/Medidor | ✔️ | |
| Informe de Energía de Medidor Virtual/Medidor | ✔️ | |
| Informe de Emisiones de Dióxido de Carbono de Medidor Virtual/Medidor | ✔ | |
| Informe de Costos de Medidor Virtual/Medidor | ✔️ | |
| Informe de Energía de Medidor Desconectado/Medidor | ✔️ | |
| Informe de Emisiones de Dióxido de Carbono de Medidor Desconectado/Medidor | ✔ | |
| Informe de Costos de Medidor Desconectado/Medidor | ✔️ | |
| Análisis por Lotes de Medidor Desconectado/Medidor | ✔️ | |
| Datos de Categoría de Energía de Espacio | ✔️ | |
| Datos de Elemento de Energía de Espacio | ✔️ | |
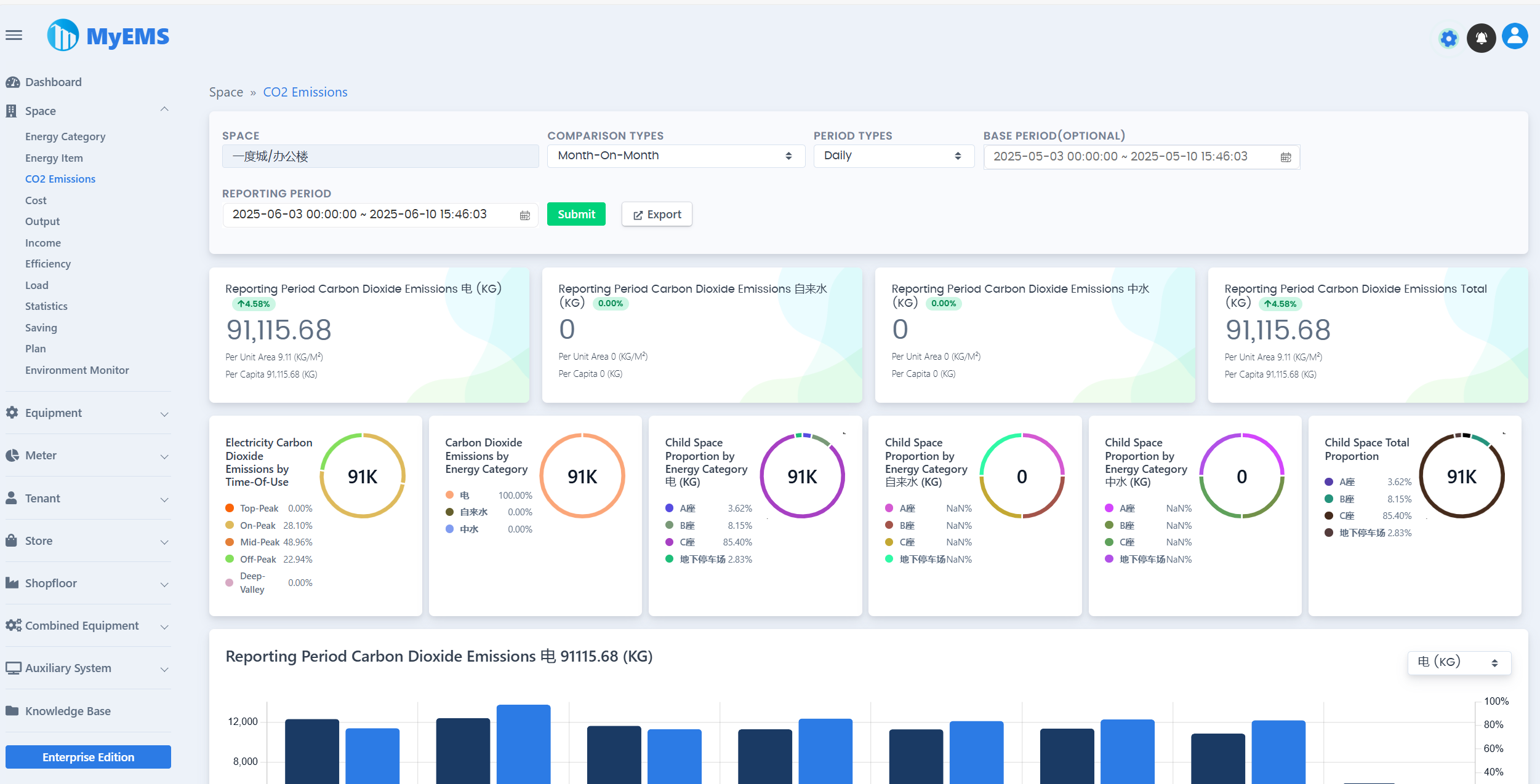
| Informe de Emisiones de Dióxido de Carbono de Espacio | ✔️ | |
| Datos de Costos de Espacio | ✔️ | |
| Datos de Producción de Espacio | ✔️ | |
| Datos de Ingresos de Espacio | ✔️ | |
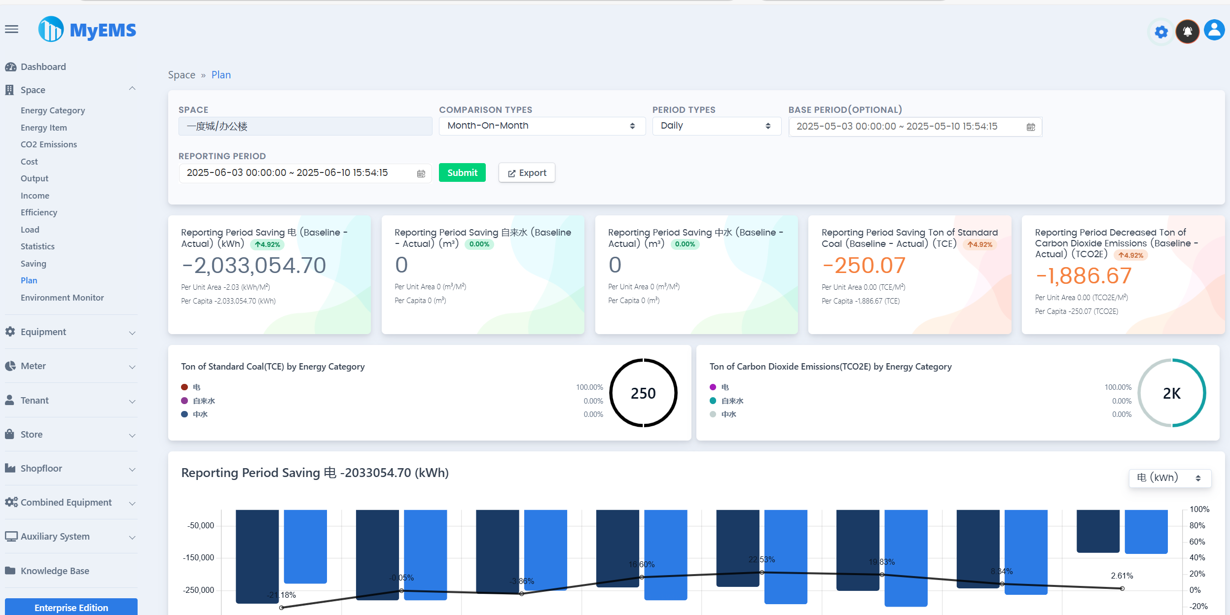
| Datos de Eficiencia de Espacio | ✔️ | |
| Datos de Carga de Espacio | ✔️ | |
| Estadísticas de Espacio | ✔️ | |
| Datos de Categoría de Energía de Equipo | ✔️ | |
| Informe de Emisiones de Dióxido de Carbono de Equipo | ✔️ | |
| Datos de Costos de Equipo | ✔️ | |
| Datos de Producción de Equipo | ✔️ | |
| Datos de Ingresos de Equipo | ✔️ | |
| Datos de Eficiencia de Equipo | ✔️ | |
| Datos de Carga de Equipo | ✔️ | |
| Estadísticas de Equipo | ✔️ | |
| Análisis por Lotes de Equipo | ✔️ | |
| Seguimiento de Equipo/Equipo | ✔️ | |
| Datos de Categoría de Energía de Inquilino | ✔️ | |
| Datos de Elemento de Energía de Inquilino | ✔️ | |
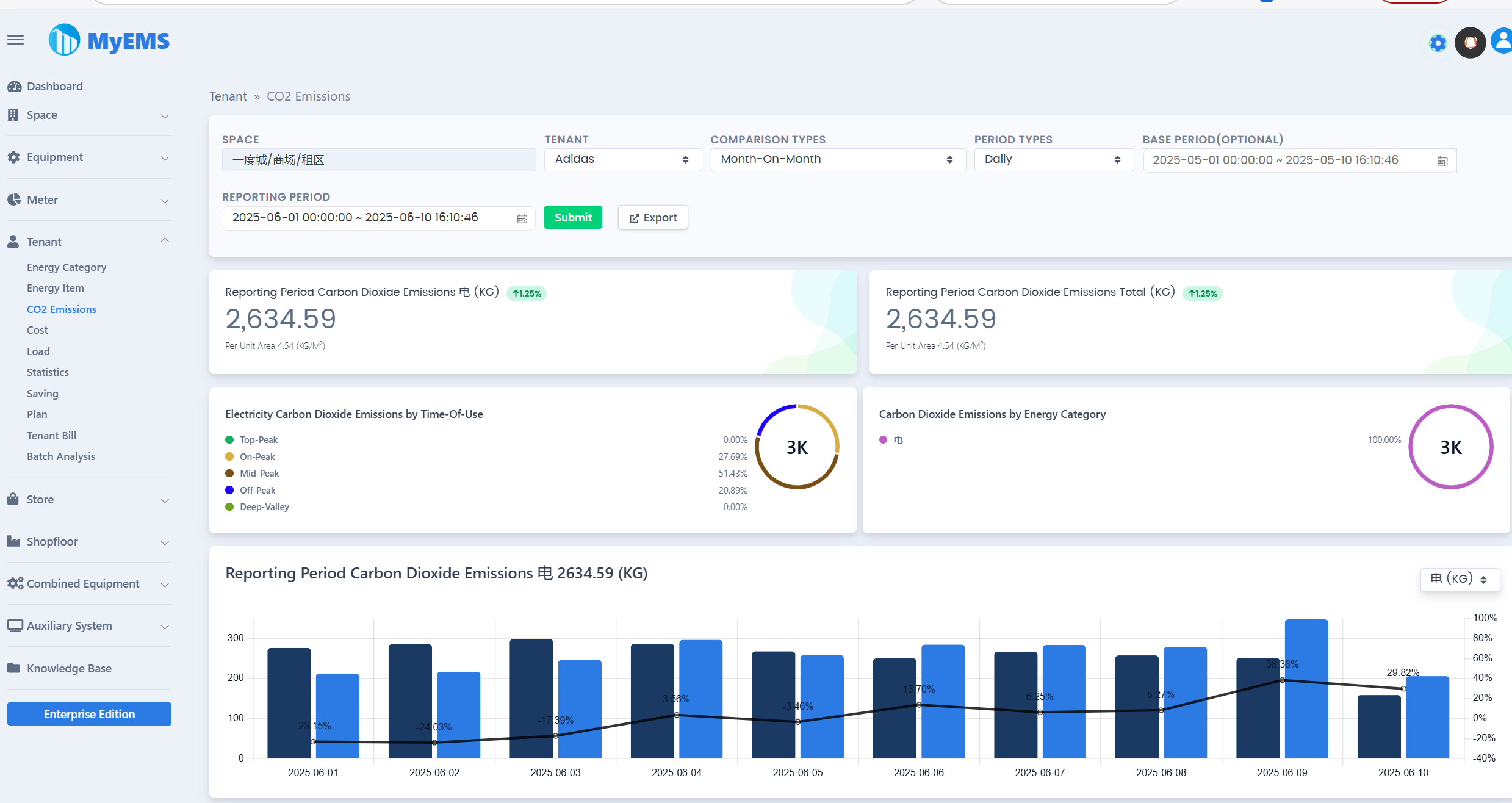
| Informe de Emisiones de Dióxido de Carbono de Inquilino | ✔️ | |
| Datos de Costos de Inquilino | ✔️ | |
| Datos de Carga de Inquilino | ✔️ | |
| Estadísticas de Inquilino | ✔️ | |
| Factura de Inquilino/Tenant Bill | ✔️ | |
| Análisis por Lotes de Inquilino | ✔️ | |
| Datos de Categoría de Energía de Tienda | ✔️ | |
| Datos de Elemento de Energía de Tienda | ✔️ | |
| Informe de Emisiones de Dióxido de Carbono de Tienda | ✔️ | |
| Datos de Costos de Tienda | ✔️ | |
| Datos de Carga de Tienda | ✔️ | |
| Estadísticas de Tienda | ✔️ | |
| Análisis por Lotes de Tienda | ✔️ | |
| Datos de Categoría de Energía de Planta de Tienda | ✔️ | |
| Datos de Elemento de Energía de Planta de Tienda | ✔️ | |
| Informe de Emisiones de Dióxido de Carbono de Planta de Tienda | ✔️ | |
| Datos de Costos de Planta de Tienda | ✔️ | |
| Datos de Carga de Planta de Tienda | ✔️ | |
| Estadísticas de Planta de Tienda | ✔️ | |
| Análisis por Lotes de Planta de Tienda | ✔️ | |
| Datos de Categoría de Energía de Equipo Combinado | ✔️ | |
| Datos de Elemento de Energía de Equipo Combinado | ✔️ | |
| Informe de Emisiones de Dióxido de Carbono de Equipo Combinado | ✔️ | |
| Datos de Costos de Equipo Combinado | ✔️ | |
| Datos de Producción de Equipo Combinado | ✔️ | |
| Datos de Ingresos de Equipo Combinado | ✔️ | |
| Datos de Eficiencia de Equipo Combinado | ✔️ | |
| Datos de Carga de Equipo Combinado | ✔️ | |
| Estadísticas de Equipo Combinado | ✔️ | |
| Análisis por Lotes de Equipo Combinado | ✔️ | |
| Panel de Control de Energía | ✔️ | |
| Diagrama de Flujo de Energía | ✔️ | |
| Sistema de Distribución | ✔️ | |
| API RESTful | ✔️ | Basada en Python. Proporciona interfaces de configuración del sistema, informe de energía y exportador a Excel |
| Interfaz Web (UI) | ✔️ | Basada en ReactJS. Proporciona visualización de datos de energía. |
| Interfaz de Administración (Admin UI) | ✔️ | Basada en AngularJS (versión 1.x). Proporciona configuración del sistema. |
| Soporte al Cliente de la Comunidad Online | ✔️ | Grupo QQ Grupo WeChat |
Descargas de MyEMS (Edición Comunitaria)
[1]. https://github.com/myems/myems (recomendado)
[2]. https://gitee.com/myems/myems
[3]. https://bitbucket.org/myems/myems
[4]. https://gitlab.com/myems/myems
[5]. https://gitcode.net/myems/myems
[6]. https://gitlink.org.cn/myems/myems
[7]. https://atomgit.com/myems/myems
[8]. https://gitea.com/myems/myems
[9]. https://codeberg.org/myems/myems
[10]. https://git.launchpad.net/myems
Compatibilidad con Sistemas Operativos
| N° | Nombre | Versión | Descripción |
|---|---|---|---|
| 1 | Ubuntu Server | 24.04 LTS 22.04 LTS 20.04 LTS 18.04 LTS | X86_64 X86_64 X86_64 X86_64 |
| 2 | Debian | 11(“bullseye”) 10(“buster”) 9(“stretch”) | amd64 amd64 amd64 |
| 3 | CentOS Stream | 9 8 | x86_64 x86_64 |
| 4 | CentOS Linux | 7-2009 | X86_64 |
| 5 | Red Hat Enterprise Linux | 9 8 7 | x86_64 x86_64 x86_64 |
| 6 | Windows Server | 2022 2019 2016 | 64 bits, WSL 64 bits, WSL 64 bits, WSL |
| 7 | Anolis OS | 8 7 | x86_64 x86_64 |
| 8 | SUSE Linux | 15 | x86_64 |
| 9 | OpenSUSE | 15 | x86_64 |
| 10 | Fedora | 37 | x86_64 |
| 11 | Fedora CoreOS | 37 | x86_64 |
| 12 | OpenEuler | 23.03 | x86_64 |
| 13 | Rocky | 9 | x86_64 |
| 14 | FreeBSD | 13.2 | amd64 |
| 15 | AlmaLinux | 9.1 | x86_64 |
| 16 | Oracle Linux | 9.1 | x86_64 |
Compatibilidad con Bases de Datos
| N° | Nombre | Versión | Descripción |
|---|---|---|---|
| 1 | MySQL | 8.0 5.7 | x86, 64 bits x86, 64 bits |
| 2 | SingleStore | 8.0 7.8 | x86, 64 bits x86, 64 bits |
| 3 | MariaDB Server | 11 10 | x86_64 x86_64 |
| 4 | SQL Server (Solo para la Edición Empresarial de MyEMS) | 2022 2019 2017 2016 | 64 bits 64 bits 64 bits 64 bits |
| 5 | Oracle Database (Solo para la Edición Empresarial de MyEMS) | 21c 19c 18c |