مقدمة
ماي إم إس (MyEMS) هو نظام إدارة الطاقة مفتوح المصدر الرائد في الصناعة، ويستند إلى لغتي برمجة بايثون (Python) وريأكت (React). يُستخدم لجمع بيانات الطاقة والمُعالجة والتحليل والإبلاغ وعرضها للمباني والمصانع والمراكز التجارية ومراكز البيانات ومناطق الشركات. يمكن استخدام ماي إم إس (MyEMS) لإدارة الأجهزة وجمع البيانات والمُعالجة والتحليل والتصور البصري والإبلاغ في مشاريع نظام إدارة الطاقة (EMS) الخاصة بك. يتم تطوير ماي إم إس (MyEMS) وصيانته بواسطة فريق تطوير ذي خبرة، ويتم نشر كود المصدر للنظام بموجب رخصة MIT. يُستخدم البرنامج المفتوح المصدر للمساعدة في تحقيق أهداف ذروة الكربون والتح нейراليتي بالكربون.
هيكلة ماي إم إس (MyEMS)



عرض واجهة المستخدم لماي إم إس (MyEMS)

عرض لوحة إدارة ماي إم إس (MyEMS)

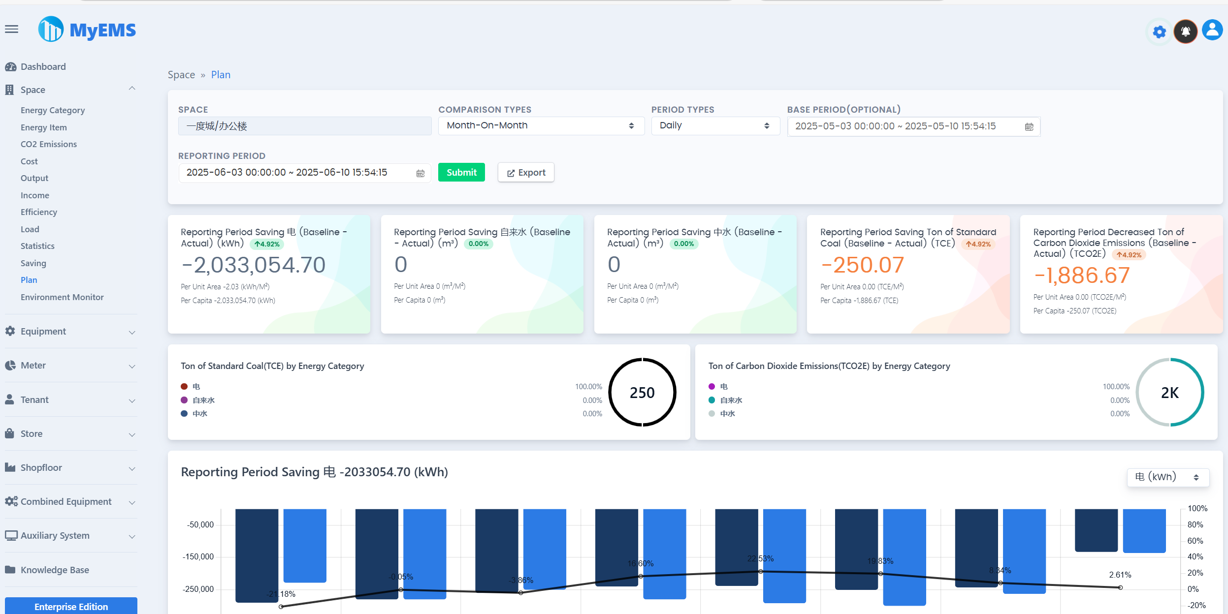
عرض لوحة القيادة لماي إم إس (MyEMS)


ميزات ماي إم إس (MyEMS) (الإصدار المجتمعي)
يجب على مستخدمي الإصدار المجتمعي الاحتفاظ بمعلومات حقوق النشر والشعار الخاص بـ ماي إم إس (MyEMS) ذات الصلة، ومنع تعديلها وحذفها. في حالة حدوث انتهاك، سيتم الاحتفاظ بالحق في محاسبة المخالف.
| الميزات | الإصدار المجتمعي | التوضيح |
|---|---|---|
| مفتوح المصدر | ✔️ | رخصة MIT |
| التسعير | مجاني | |
| تغيير الاسم والشعار | ❌ | هناك مخاطر قانونية في حالة حدوث انتهاك |
| بروتوكول Modbus TCP | ✔️ | جمع البيانات، https://modbus.org/ |
| عدد نقاط البيانات | غير محدود | العدد الفعلي مقيد بحد أقصى لموارد الخادم |
| عدد أجهزة القياس | غير محدود | العدد الفعلي مقيد بحد أقصى لموارد الخادم |
| عدد الأماكن | غير محدود | العدد الفعلي مقيد بحد أقصى لموارد الخادم |
| عدد الأجهزة | غير محدود | العدد الفعلي مقيد بحد أقصى لموارد الخادم |
| عدد المستأجرين | غير محدود | العدد الفعلي مقيد بحد أقصى لموارد الخادم |
| عدد المتاجر | غير محدود | العدد الفعلي مقيد بحد أقصى لموارد الخادم |
| عدد طوابق المتاجر | غير محدود | العدد الفعلي مقيد بحد أقصى لموارد الخادم |
| عدد الأجهزة المدمجة | غير محدود | العدد الفعلي مقيد بحد أقصى لموارد الخادم |
| دوكر (Docker) | ✔️ | https://hub.docker.com/u/myems |
| ماي إس كيو إل (MySQL) | ✔️ | http://mysql.com/ |
| بيركونا سيرفر لماي إس كيو إل (Percona Server for MySQL) | ✔️ | https://www.percona.com/ |
| ماريا دي بي (MariaDB) | ✔️ | https://mariadb.org/ |
| سنجل ستور (SingleStore) | ✔️ | https://www.singlestore.com/ |
| أوشن بيس (OceanBase) | ✔️ | https://www.oceanbase.com/ |
| سحابة أمازون ويب سيرفيسز (AWS Cloud) | ✔️ | https://aws.amazon.com/ |
| سحابة مايكروسوفت أزور (Azure Cloud) | ✔️ | https://azure.microsoft.com/ |
| سحابة ألي بابا (Alibaba Cloud) | ✔️ | https://aliyun.com/ |
| السحابة الخاصة | ✔️ | |
| مقارنة البيانات | ✔️ | مقارنة سنوية، مقارنة شهرية، مقارنة حرة، بدون مقارنة |
| مصدر ملفات إكسل (Excel Exporter) | ✔️ | ملف إكسل حقيقي، وليس ملف CSV. الجداول، المخططات الخطية، المخططات العمودية، المخططات الدائرية |
| تقرير طاقة جهاز القياس/جهاز القياس | ✔️ | تحديد الأماكن بشكل متدرج، أنواع مقارنة متعددة، أنواع فترات متعددة، إجمالي الاستهلاك خلال الفترة الإبلاغية، إجمالي الاستهلاك خلال الفترة الأساسية، طن الفحم القياسي خلال الفترة الإبلاغية، طن انبعاثات ثاني أكسيد الكربون خلال الفترة الإبلاغية، الاتجاه خلال الفترة الإبلاغية، بيانات المعلمات ذا ت الصلة، بيانات مفصلة، تصدير إلى إكسل |
| تقرير انبعاثات ثاني أكسيد الكربون لجهاز القياس/جهاز القياس | ✔️ | |
| تقرير تكلفة جهاز القياس/جهاز القياس | ✔️ | |
| بيانات اتجاه جهاز القياس/جهاز القياس | ✔️ | |
| بيانات في الوقت الفعلي لجهاز القياس/جهاز القياس | ✔️ | |
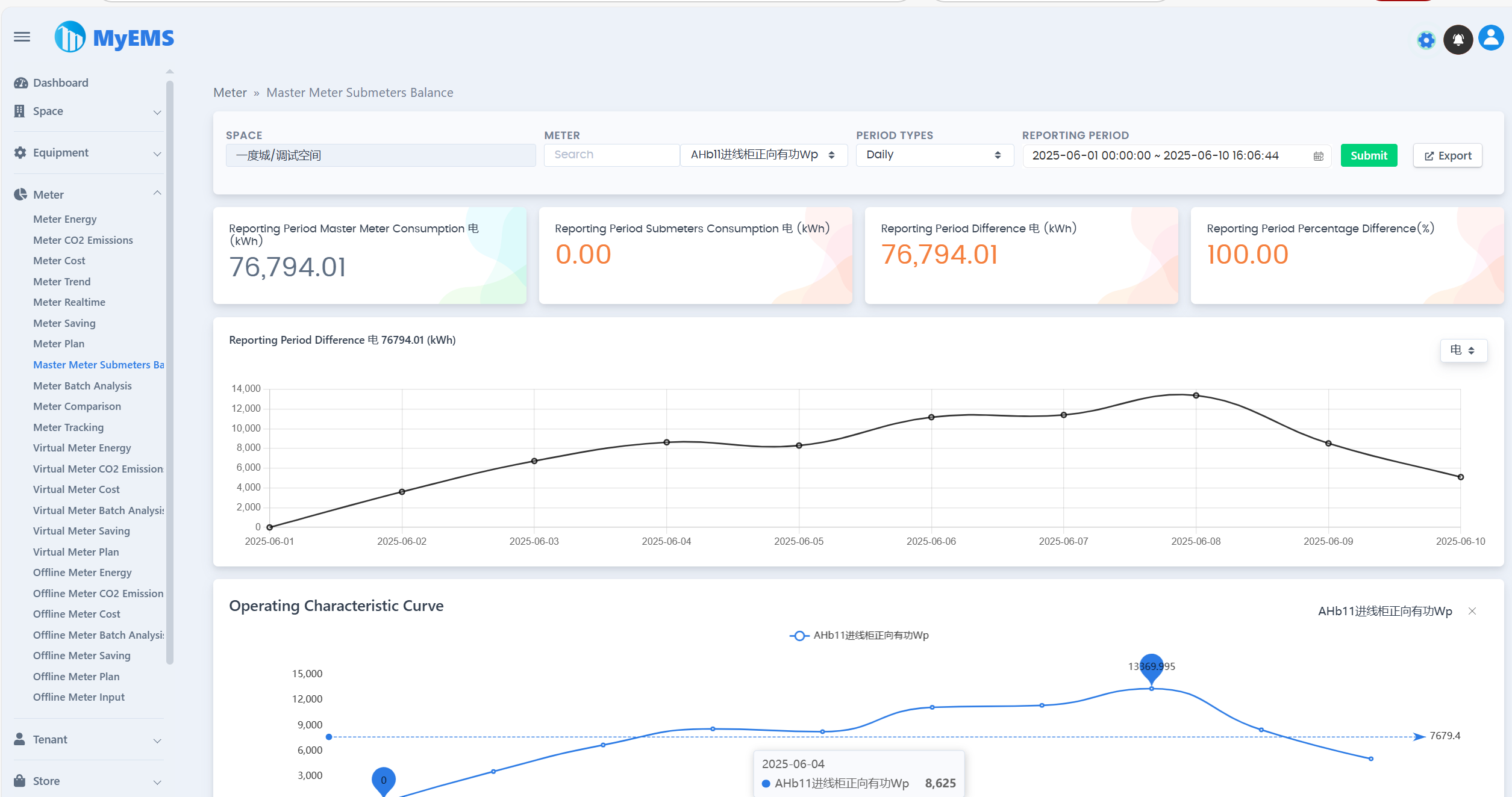
| توازن أجهزة القياس الفرعية لجهاز القياس الرئيسي/جهاز القياس | ✔️ | |
| تتبع جهاز القياس/جهاز القياس | ✔️ | |
| تحليل جماعي لجهاز القياس/جهاز القياس | ✔️ | |
| تقرير طاقة جهاز القياس الافتراضي/جهاز القياس | ✔️ | |
| تقرير انبعاثات ثاني أكسيد الكربون لجهاز القياس الافتراضي/جهاز القياس | ✔️ | |
| تقرير تكلفة جهاز القياس الافتراضي/جهاز القياس | ✔️ | |
| تقرير طاقة جهاز القياس غير المتصل بالإنترنت/جهاز القياس | ✔️ | |
| تقرير انبعاثات ثاني أكسيد الكربون لجهاز القياس غير المتصل بالإنترنت/جهاز القياس | ✔️ | |
| تقرير تكلفة جهاز القياس غير المتصل بالإنترنت/جهاز القياس | ✔️ | |
| تحليل جماعي لجهاز القياس غير المتصل بالإنترنت/جهاز القياس | ✔️ | |
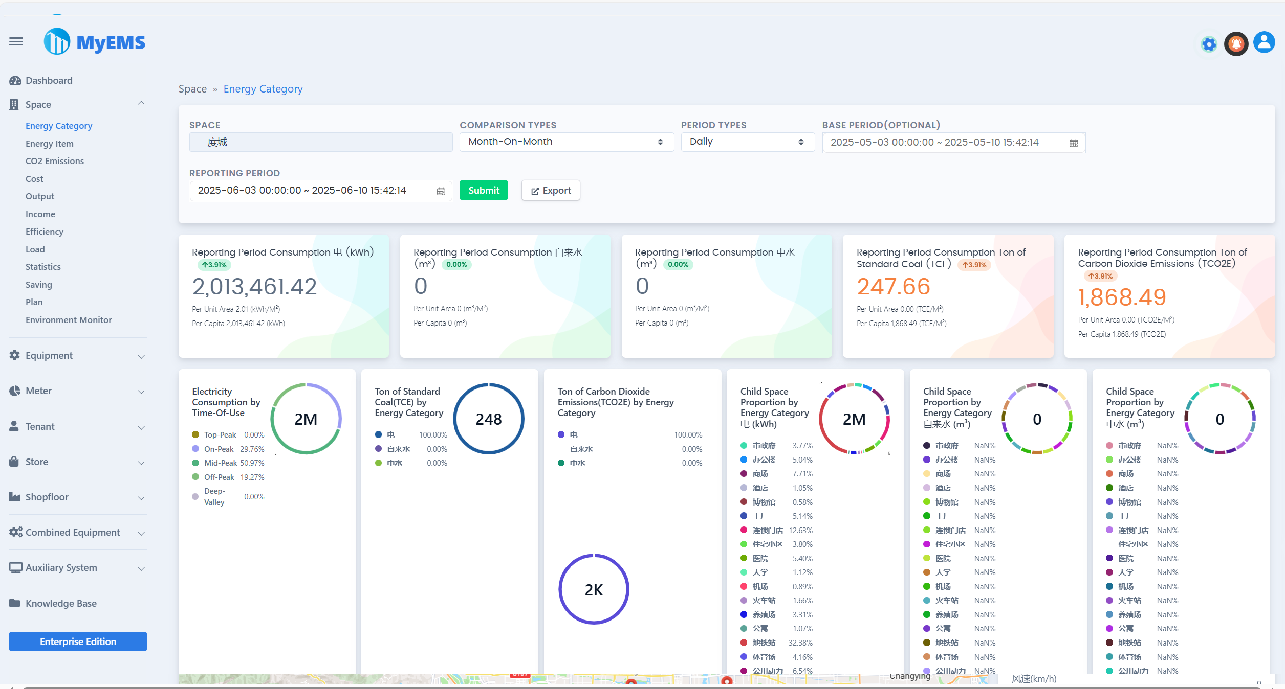
| بيانات فئة الطاقة للمكان/المكان | ✔️ | |
| بيانات عنصر الطاقة للمكان/المكان | ✔️ | |
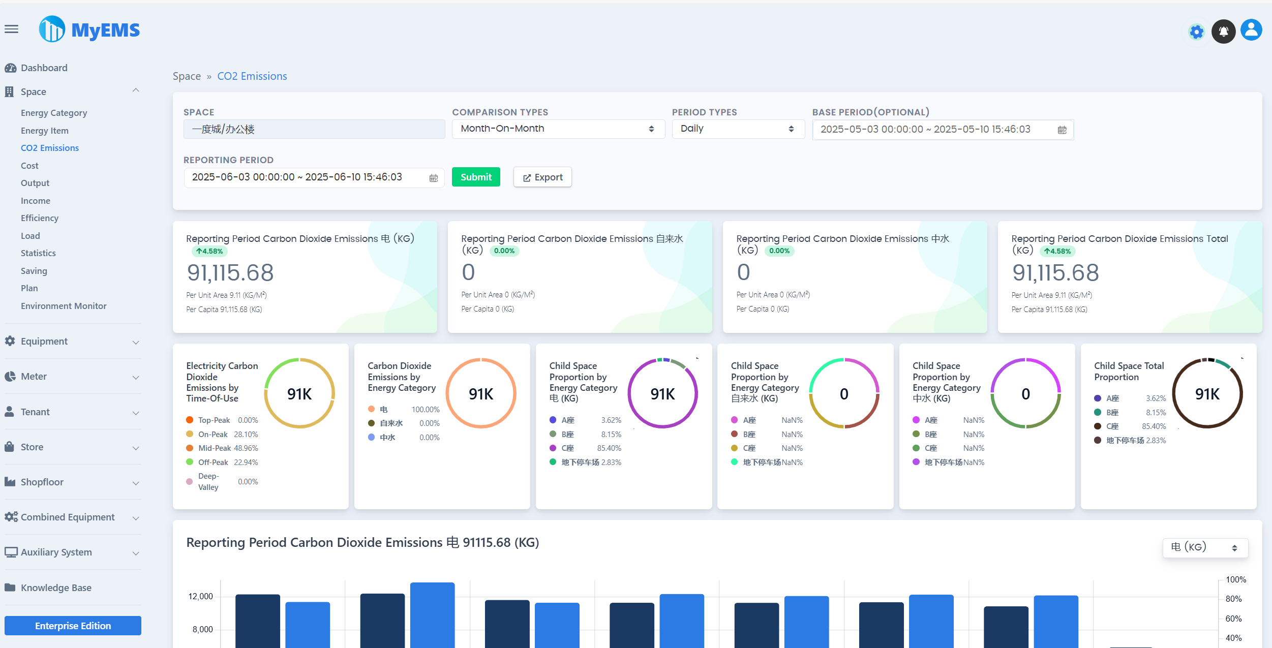
| تقرير انبعاثات ثاني أكسيد الكربون للمكان/المكان | ✔️ | |
| بيانات التكلفة للمكان/المكان | ✔️ | |
| بيانات الإنتاج للمكان/المكان | ✔️ | |
| بيانات الدخل للمكان/المكان | ✔️ | |
| بيانات الكفاءة للمكان/المكان | ✔️ | |
| بيانات الحمل للمكان/المكان | ✔️ | |
| الإحصاءات للمكان/المكان | ✔️ | |
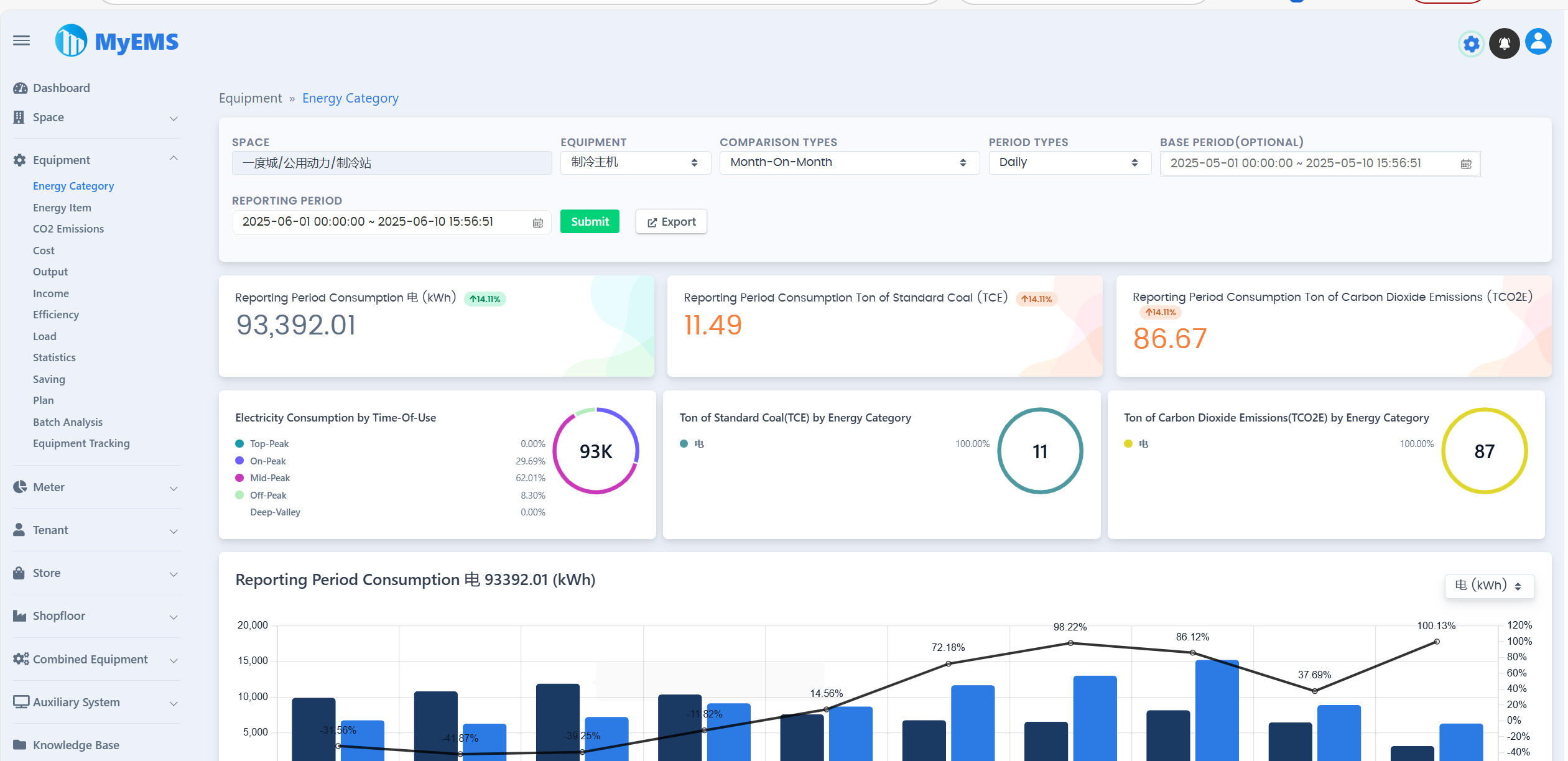
| بيانات فئة الطاقة للأجهزة/الأجهزة | ✔️ | |
| بيانات عنصر الطاقة للأجهزة/الأجهزة | ✔️ | |
| تقرير انبعاثات ثاني أكسيد الكربون للأجهزة/الأجهزة | ✔️ | |
| بيانات التكلفة للأجهزة/الأجهزة | ✔️ | |
| بيانات الإنتاج للأجهزة/الأجهزة | ✔️ | |
| بيانات الدخل للأجهزة/الأجهزة | ✔️ | |
| بيانات الكفاءة للأجهزة/الأجهزة | ✔️ | |
| بيانات الحمل للأجهزة/الأجهزة | ✔️ | |
| الإحصاءات للأجهزة/الأجهزة | ✔️ | |
| تحليل جماعي للأجهزة/الأجهزة | ✔️ | |
| تتبع الأجهزة/الأجهزة | ✔️ | |
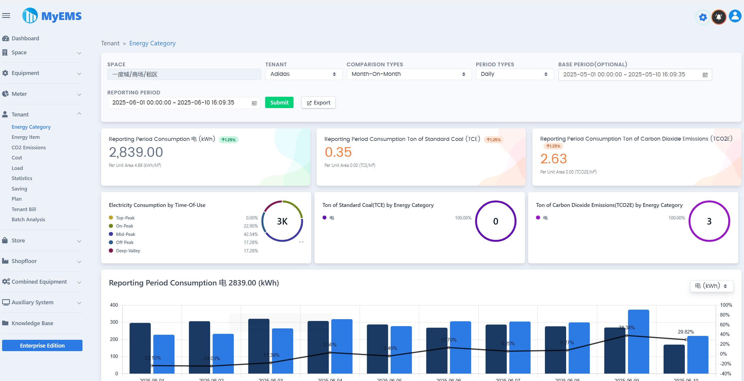
| بيانات فئة الطاقة للمستأجر/المستأجر | ✔️ | |
| بيانات عنصر الطاقة للمستأجر/المستأجر | ✔️ | |
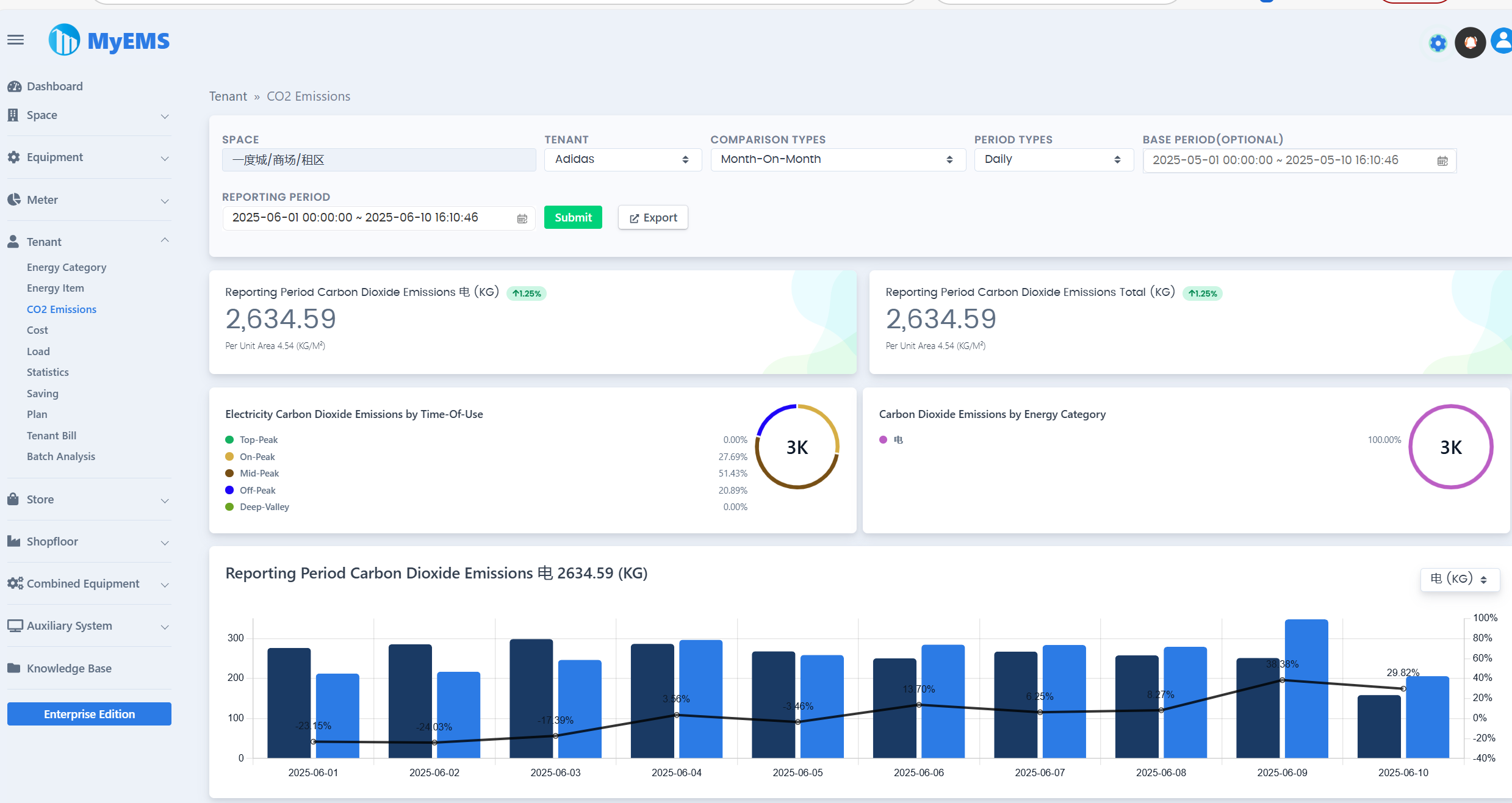
| تقرير انبعاثات ثاني أكسيد الكربون للمستأجر/المستأجر | ✔️ | |
| بيانات التكلفة للمستأجر/المستأجر | ✔️ | |
| بيانات الحمل للمستأجر/المستأجر | ✔️ | |
| الإحصاءات للمستأجر/المستأجر | ✔️ | |
| فاتورة المستأجر/المستأجر | ✔️ | |
| تحليل جماعي للمستأجر/المستأجر | ✔️ | |
| بيانات فئة الطاقة للمتجر/المتجر | ✔️ | |
| بيانات عنصر الطاقة للمتجر/المتجر | ✔️ | |
| تقرير انبعاثات ثاني أكسيد الكربون للمتجر/المتجر | ✔️ | |
| بيانات التكلفة للمتجر/المتجر | ✔️ | |
| بيانات الحمل للمتجر/المتجر | ✔️ | |
| الإحصاءات للمتجر/المتجر | ✔️ | |
| تحليل جماعي للمتجر/المتجر | ✔️ | |
| بيانات فئة الطاقة لطابق المتجر/طابق المتجر | ✔️ | |
| بيانات عنصر الطاقة لطابق المتجر/طابق المتجر | ✔️ | |
| تقرير انبعاثات ثاني أكسيد الكربون لطابق المتجر/طابق المتجر | ✔️ | |
| بيانات التكلفة لطابق المتجر/طابق المتجر | ✔️ | |
| بيانات الحمل لطابق المتجر/طابق المتجر | ✔️ | |
| ا لإحصاءات لطابق المتجر/طابق المتجر | ✔️ | |
| تحليل جماعي لطابق المتجر/طابق المتجر | ✔️ | |
| بيانات فئة الطاقة للأجهزة المدمجة/الأجهزة المدمجة | ✔️ | |
| بيانات عنصر الطاقة للأجهزة المدمجة/الأجهزة المدمجة | ✔️ | |
| تقرير انبعاثات ثاني أكسيد الكربون للأجهزة المدمجة/الأجهزة المدمجة | ✔️ | |
| بيانات التكلفة للأجهزة المدمجة/الأجهزة المدمجة | ✔️ | |
| بيانات الإنتاج للأجهزة المدمجة/الأجهزة المدمجة | ✔️ | |
| بيانات الدخل للأجهزة المدمجة/الأجهزة المدمجة | ✔️ | |
| بيانات الكفاءة للأجهزة المدمجة/الأجهزة المدمجة | ✔️ | |
| بيانات الحمل للأجهزة المدمجة/الأجهزة المدمجة | ✔️ | |
| الإحصاءات للأجهزة المدمجة/الأجهزة المدمجة | ✔️ | |
| تحليل جماعي للأجهزة المدمجة/الأجهزة المدمجة | ✔️ | |
| لوحة القيادة للطاقة | ✔️ | |
| مخطط تدفق الطاقة | ✔️ | |
| نظام التوزيع | ✔️ | |
| واجهة برمجة التطبيقات القياسية للانتقال الحالي (RESTful API) | ✔️ | بناءً على بايثون (Python). توفير واجهات لوظائف تكوين النظام وتقرير الطاقة ومصدر ملفات إكسل |
| واجهة المستخدم الويب (Web UI) | ✔️ | بناءً على رياكت جيس (ReactJS). توفير تصور بيانات الطاقة افتراضي |
| واجهة المستخدم للإدارة (Admin UI) | ✔️ | بناءً على أنجولار جيس (AngularJS) (الإصدار 1.x). توفير تكوين النظام |
| الدعم العمومي للعملاء من المجتمع على الإنترنت | ✔️ | مجموعة QQ مجموعة WeChat |
تحميلات ماي إم إس (MyEMS) (الإصدار المجتمعي)
[1]. https://github.com/myems/myems (موصى به)
[2]. https://gitee.com/myems/myems
[3]. https://bitbucket.org/myems/myems
[4]. https://gitlab.com/myems/myems
[5]. https://gitcode.net/myems/myems
[6]. https://gitlink.org.cn/myems/myems
[7]. https://atomgit.com/myems/myems
[8]. https://gitea.com/myems/myems
[9]. https://codeberg.org/myems/myems
[10]. https://git.launchpad.net/myems
التوافق مع أنظمة التشغيل
| رقم | الاسم | الإصدار | التوضيح |
|---|---|---|---|
| 1 | أوبونتو سيرفر (Ubuntu Server) | 24.04 LTS 22.04 LTS 20.04 LTS 18.04 LTS | X86_64 X86_64 X86_64 X86_64 |
| 2 | ديبيان (Debian) | 11("bullseye") 10("buster") 9("stretch") | amd64 amd64 amd64 |
| 3 | سينتوس ستريم (CentOS Stream) | 9 8 | x86_64 x86_64 |
| 4 | سينتوس لينكس (CentOS Linux) | 7-2009 | X86_64 |
| 5 | ريد هات إينتربرايز لينكس (Red Hat Enterprise Linux) | 9 8 7 | x86_64 x86_64 x86_64 |
| 6 | ويندوز سيرفر (Windows Server) | 2022 2019 2016 | 64 بت، واي أس إل (WSL) 64 بت، واي أس إل (WSL) 64 بت، واي أس إل (WSL) |
| 7 | أنوليس أو أس (Anolis OS) | 8 7 | x86_64 x86_64 |
| 8 | سوز لينكس (SUSE Linux) | 15 | x86_64 |
| 9 | أوبن سوز (OpenSUSE) | 15 | x86_64 |
| 10 | فيدورا (Fedora) | 37 | x86_64 |
| 11 | فيدورا كور أو أس (Fedora CoreOS) | 37 | x86_64 |
| 12 | أوبن أويلر (OpenEuler) | 23.03 | x86_64 |
| 13 | روكي (Rocky) | 9 | x86_64 |
| 14 | فري بي إس دي (FreeBSD) | 13.2 | amd64 |
| 15 | ألما لينكس (AlmaLinux) | 9.1 | x86_64 |
| 16 | أوراكل لينكس (Oracle Linux) | 9.1 | x86_64 |
التوافق مع قواعد البيانات
| رقم | الاسم | الإصدار | التوضيح |
|---|---|---|---|
| 1 | ماي إس كيو إل (MySQL) | 8.0 5.7 | x86، 64 بت x86، 64 بت |
| 2 | سنجل ستور (SingleStore) | 8.0 7.8 | x86، 64 بت x86، 64 بت |
| 3 | ماريا دي بي سيرفر (MariaDB Server) | 11 10 | x86_64 x86_64 |
| 4 | إس كيو إل سيرفر (SQL Server) (للإصدار المؤسسي من ماي إم إس (MyEMS) فقط) | 2022 2019 2017 2016 | 64 بت 64 بت 64 بت 64 بت |
| 5 | أوراكل داتابيز (Oracle Database) (للإصدار المؤسسي من ماي إم إس (MyEMS) فقط) | 21c 19c 18c |