Introduction
MyEMS est un système de gestion de l'énergie open source leader dans son secteur, basé sur Python et React. Il sert à collecter, traiter, analyser, rapporter et afficher les données énergétiques de bâtiments, d'usines, de centres commerciaux, de centres de données et de zones d'entreprises. MyEMS peut être utilisé pour la gestion des équipements, la collecte, le traitement, l'analyse, la visualisation et la production de rapports de données dans le cadre de vos projets de système de gestion de l'énergie (EMS). MyEMS est développé et maintenu par une équipe de développeurs expérimentés, et le code source du système est publié sous licence MIT. Nous utilisons l'open source pour contribuer à la réalisation des objectifs de pic de carbone et de neutralité carbone.
Architecture de MyEMS



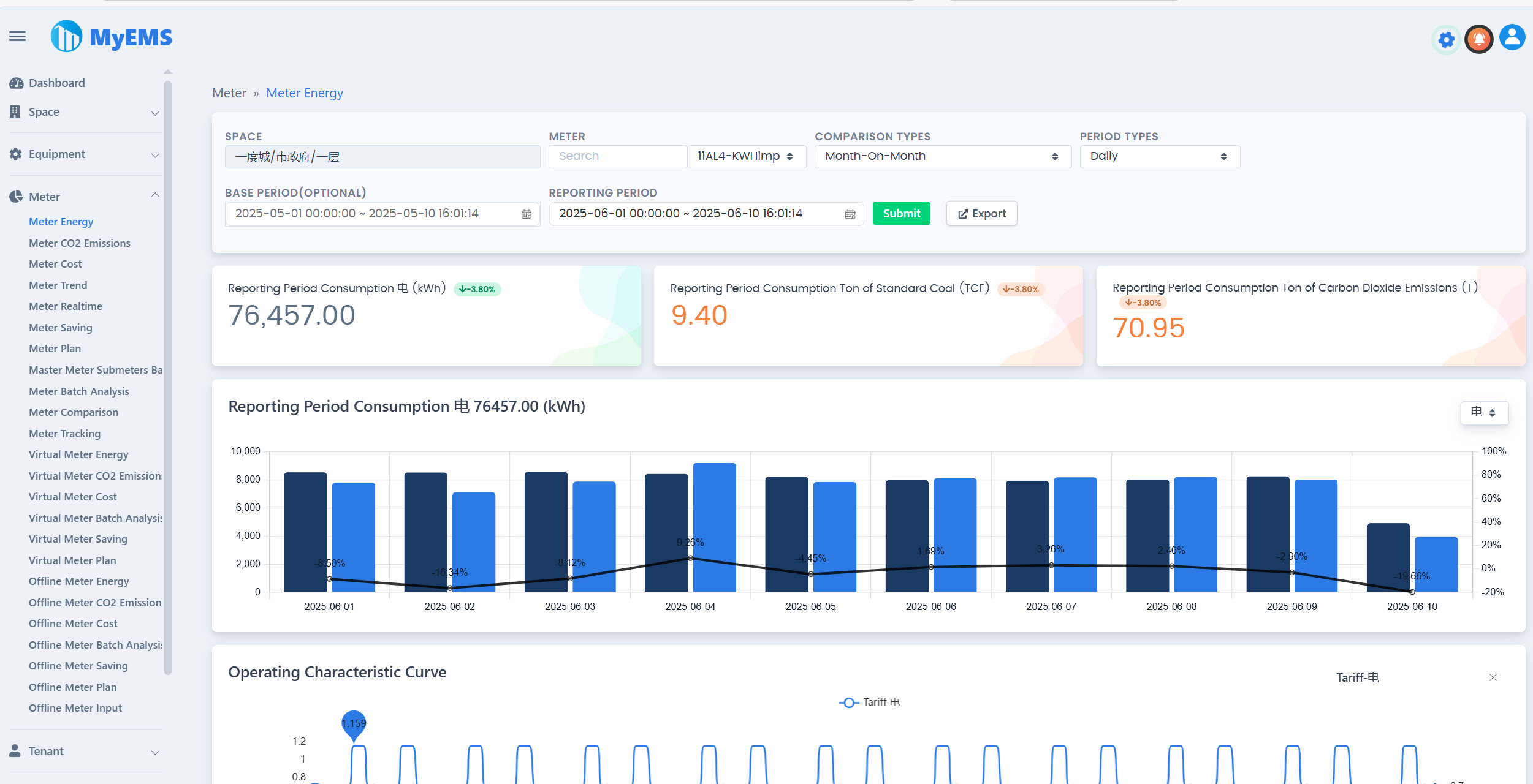
Présentation de l'interface utilisateur web de MyEMS

Présentation de l'interface d'administration de MyEMS

Présentation des tableaux de bord de MyEMS

Fonctionnalités de MyEMS (édition communautaire)
Les utilisateurs de l'édition communautaire doivent conserver les droits d'auteur et le LOGO associés à MyEMS, toute modification ou suppression est interdite. En cas de violation, nous nous réservons le droit de poursuivre la responsabilité de l'infringeur.
| Fonctionnalités | Édition communautaire | Explication |
|---|---|---|
| Open Source | ✔️ | Licence MIT |
| Tarification | Gratuite | |
| Modification du nom et du logo | ❌️ | Risques juridiques en cas de violation |
| Protocole Modbus TCP | ✔️ | Acquisition de données, https://modbus.org/ |
| Nombre de points de données | Illimité | Le nombre réel est limité par la limite supérieure des ressources du serveur |
| Nombre de compteurs | Illimité | Le nombre réel est limité par la limite supérieure des ressources du serveur |
| Nombre d'espaces | Illimité | Le nombre réel est limité par la limite supérieure des ressources du serveur |
| Nombre d'équipements | Illimité | Le nombre réel est limité par la limite supérieure des ressources du serveur |
| Nombre de locataires | Illimité | Le nombre réel est limité par la limite supérieure des ressources du serveur |
| Nombre de magasins | Illimité | Le nombre réel est limité par la limite supérieure des ressources du serveur |
| Nombre de niveaux de magasins | Illimité | Le nombre réel est limité par la limite supérieure des ressources du serveur |
| Nombre d'équipements combinés | Illimité | Le nombre réel est limité par la limite supérieure des ressources du serveur |
| Docker | ✔️ | https://hub.docker.com/u/myems |
| MySQL | ✔️ | http://mysql.com/ |
| Percona Server for MySQL | ✔️ | https://www.percona.com/ |
| MariaDB | ✔️ | https://mariadb.org/ |
| SingleStore | ✔️ | https://www.singlestore.com/ |
| OceanBase | ✔️ | https://www.oceanbase.com/ |
| AWS Cloud | ✔️ | https://aws.amazon.com/ |
| Azure Cloud | ✔️ | https://azure.microsoft.com/ |
| Alibaba Cloud | ✔️ | https://aliyun.com/ |
| Cloud privé | ✔️ | |
| Comparaison de données | ✔️ | Année sur année, mois sur mois, comparaison libre, sans comparaison |
| Exportateur Excel | ✔️ | Fichier Excel réel, pas CSV. Tableaux, graphiques linéaires, graphiques en colonnes, graphiques circulaires |
| Rapport énergétique des compteurs | ✔️ | Sélection en cascade des espaces, plusieurs types de comparaison, plusieurs types de période, consommation totale de la période de reporting, consommation totale de la période de référence, tonnes de charbon standard de la période de reporting, tonnes d'émissions de dioxyde de carbone de la période de reporting, tendance de la période de reporting, données des paramètres associés, données détaillées, export vers Excel |
| Rapport d'émissions de dioxyde de carbone des compteurs | ✔️ | |
| Rapport de coûts des compteurs | ✔️ | |
| Données de tendance des compteurs | ✔️ | |
| Données en temps réel des compteurs | ✔️ | |
| Équilibre entre compteurs principaux et secondaires | ✔️ | |
| Suivi des compteurs | ✔️ | |
| Analyse par lots des compteurs | ✔️ | |
| Rapport énergétique des compteurs virtuels | ✔️ | |
| Rapport d'émissions de dioxyde de carbone des compteurs virtuels | ✔ | |
| Rapport de coûts des compteurs virtuels | ✔️ | |
| Rapport énergétique des compteurs hors ligne | ✔️ | |
| Rapport d'émissions de dioxyde de carbone des compteurs hors ligne | ✔ | |
| Rapport de coûts des compteurs hors ligne | ✔️ | |
| Analyse par lots des compteurs hors ligne | ✔️ | |
| Données par catégorie d'énergie des espaces | ✔️ | |
| Données par poste énergétique des espaces | ✔️ | |
| Rapport d'émissions de dioxyde de carbone des espaces | ✔️ | |
| Données de coûts des espaces | ✔️ | |
| Données de production des espaces | ✔️ | |
| Données de revenus des espaces | ✔️ | |
| Données d'efficacité des espaces | ✔️ | |
| Données de charge des espaces | ✔️ | |
| Statistiques des espaces | ✔️ | |
| Données par catégorie d'énergie des équipements | ✔️ | |
| Données par poste énergétique des équipements | ✔️ | |
| Rapport d'émissions de dioxyde de carbone des équipements | ✔️ | |
| Données de coûts des équipements | ✔️ | |
| Données de production des équipements | ✔️ | |
| Données de revenus des équipements | ✔️ | |
| Données d'efficacité des équipements | ✔️ | |
| Données de charge des équipements | ✔️ | |
| Statistiques des équipements | ✔️ | |
| Analyse par lots des équipements | ✔️ | |
| Suivi des équipements | ✔️ | |
| Données par catégorie d'énergie des locataires | ✔️ | |
| Données par poste énergétique des locataires | ✔️ | |
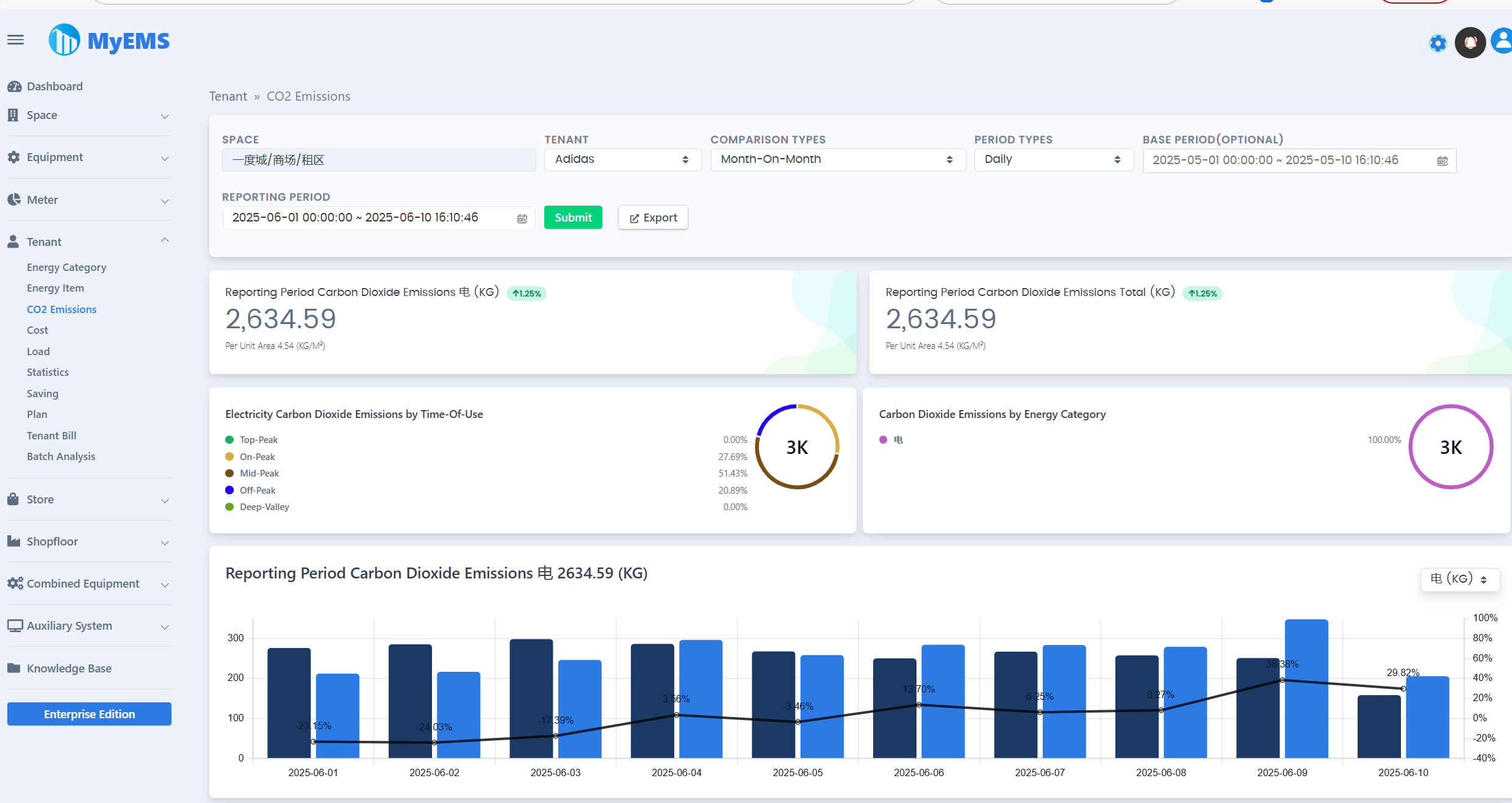
| Rapport d'émissions de dioxyde de carbone des locataires | ✔️ | |
| Données de coûts des locataires | ✔️ | |
| Données de charge des locataires | ✔️ | |
| Statistiques des locataires | ✔️ | |
| Factures des locataires | ✔️ | |
| Analyse par lots des locataires | ✔️ | |
| Données par catégorie d'énergie des magasins | ✔️ | |
| Données par poste énergétique des magasins | ✔️ | |
| Rapport d'émissions de dioxyde de carbone des magasins | ✔️ | |
| Données de coûts des magasins | ✔️ | |
| Données de charge des magasins | ✔️ | |
| Statistiques des magasins | ✔️ | |
| Analyse par lots des magasins | ✔️ | |
| Données par catégorie d'énergie des niveaux de magasins | ✔️ | |
| Données par poste énergétique des niveaux de magasins | ✔️ | |
| Rapport d'émissions de dioxyde de carbone des niveaux de magasins | ✔️ | |
| Données de coûts des niveaux de magasins | ✔️ | |
| Données de charge des niveaux de magasins | ✔️ | |
| Statistiques des niveaux de magasins | ✔️ | |
| Analyse par lots des niveaux de magasins | ✔️ | |
| Données par catégorie d'énergie des équipements combinés | ✔️ | |
| Données par poste énergétique des équipements combinés | ✔️ | |
| Rapport d'émissions de dioxyde de carbone des équipements combinés | ✔️ | |
| Données de coûts des équipements combinés | ✔️ | |
| Données de production des équipements combinés | ✔️ | |
| Données de revenus des équipements combinés | ✔️ | |
| Données d'efficacité des équipements combinés | ✔️ | |
| Données de charge des équipements combinés | ✔️ | |
| Statistiques des équipements combinés | ✔️ | |
| Analyse par lots des équipements combinés | ✔️ | |
| Tableau de bord énergétique | ✔️ | |
| Diagramme de flux énergétique | ✔️ | |
| Système de distribution | ✔️ | |
| API RESTful | ✔️ | Basée sur Python. Fournit des interfaces de configuration système, de rapports énergétiques et d'export Excel |
| Interface utilisateur web | ✔️ | Basée sur ReactJS. Fournit la visualisation des données énergétiques. |
| Interface d'administration | ✔️ | Basée sur AngularJS (version 1.x). Fournit la configuration système. |
| Support client de la communauté en ligne | ✔️ | Groupe QQ Groupe WeChat |
Téléchargements de MyEMS (édition communautaire)
[1]. https://github.com/myems/myems (recommandé) [2]. https://gitee.com/myems/myems [3]. https://bitbucket.org/myems/myems [4]. https://gitlab.com/myems/myems [5]. https://gitcode.net/myems/myems [6]. https://gitlink.org.cn/myems/myems [7]. https://atomgit.com/myems/myems [8]. https://gitea.com/myems/myems [9]. https://codeberg.org/myems/myems [10]. https://git.launchpad.net/myems
Compatibilité des systèmes d'exploitation
| NO. | Nom | Version | Description |
|---|---|---|---|
| 1 | Ubuntu Server | 24.04 LTS 22.04 LTS 20.04 LTS 18.04 LTS | X86_64 X86_64 X86_64 X86_64 |
| 2 | Debian | 11(« bullseye ») 10(« buster ») 9(« stretch ») | amd64 amd64 amd64 |
| 3 | CentOS Stream | 9 8 | x86_64 x86_64 |
| 4 | CentOS Linux | 7-2009 | X86_64 |
| 5 | Red Hat Enterprise Linux | 9 8 7 | x86_64 x86_64 x86_64 |
| 6 | Windows Server | 2022 2019 2016 | 64 bits, WSL 64 bits, WSL 64 bits, WSL |
| 7 | Anolis OS | 8 7 | x86_64 x86_64 |
| 8 | SUSE Linux | 15 | x86_64 |
| 9 | OpenSUSE | 15 | x86_64 |
| 10 | Fedora | 37 | x86_64 |
| 11 | Fedora CoreOS | 37 | x86_64 |
| 12 | OpenEuler | 23.03 | x86_64 |
| 13 | Rocky | 9 | x86_64 |
| 14 | FreeBSD | 13.2 | amd64 |
| 15 | AlmaLinux | 9.1 | x86_64 |
| 16 | Oracle Linux | 9.1 | x86_64 |
Compatibilité des bases de données
| NO. | Nom | Version | Description |
|---|---|---|---|
| 1 | MySQL | 8.0 5.7 | x86, 64 bits x86, 64 bits |
| 2 | SingleStore | 8.0 7.8 | x86, 64 bits x86, 64 bits |
| 3 | MariaDB Server | 11 10 | x86_64 x86_64 |
| 4 | SQL Server (édition entreprise MyEMS uniquement) | 2022 2019 2017 2016 | 64 bits 64 bits 64 bits 64 bits |
| 5 | Oracle Database (édition entreprise MyEMS uniquement) | 21c 19c 18c |