Einführung
MyEMS ist ein branchenführendes Open-Source-Energiemanagementsystem, das auf Python und React basiert. Es dient zur Erfassung, Verarbeitung, Analyse, Berichterstattung und Darstellung von Energiedaten von Gebäuden, Fabriken, Einkaufszentren, Rechenzentren und Unternehmensgebieten. MyEMS kann für Geräteverwaltung, Datenerfassung, -verarbeitung, -analyse, -visualisierung und -berichterstattung bei Ihren EMS-Projekten eingesetzt werden. MyEMS wird von einem erfahrenen Entwicklungsteam weiterentwickelt und gewartet, und der Quellcode des Systems steht unter der MIT-Lizenz zur Verfügung. Wir nutzen Open-Source, um die Erreichung der Ziele von Kohlenstoffgipfel und Kohlenstoffneutralität zu unterstützen.
MyEMS-Architektur



MyEMS UI-Präsentation

MyEMS Admin-Präsentation

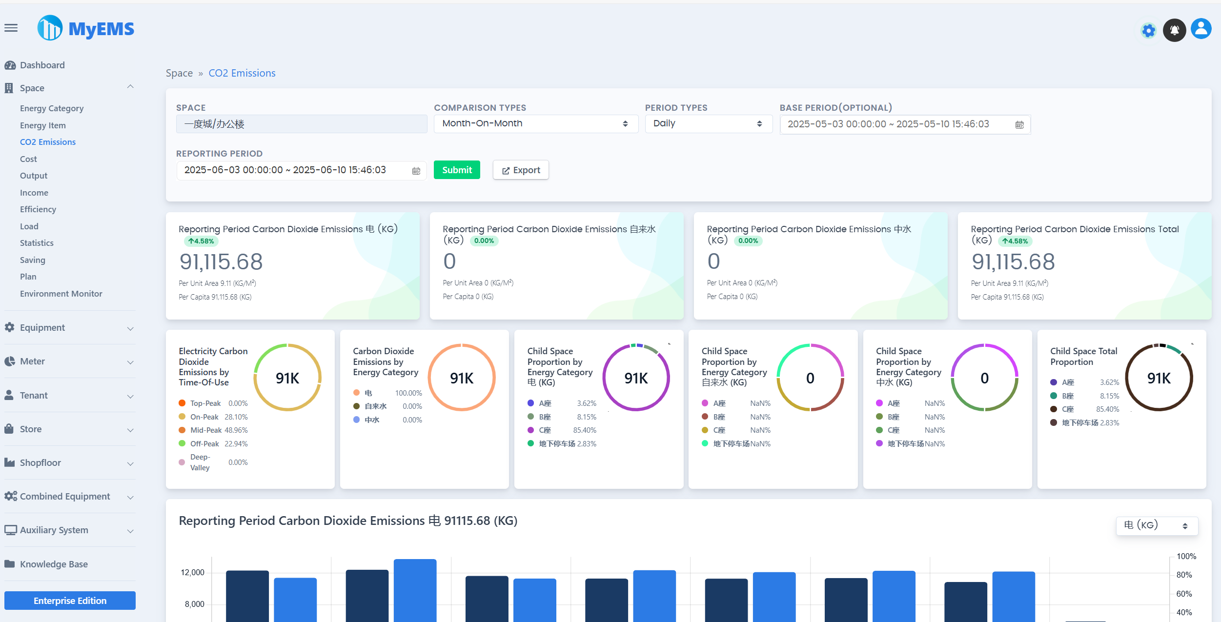
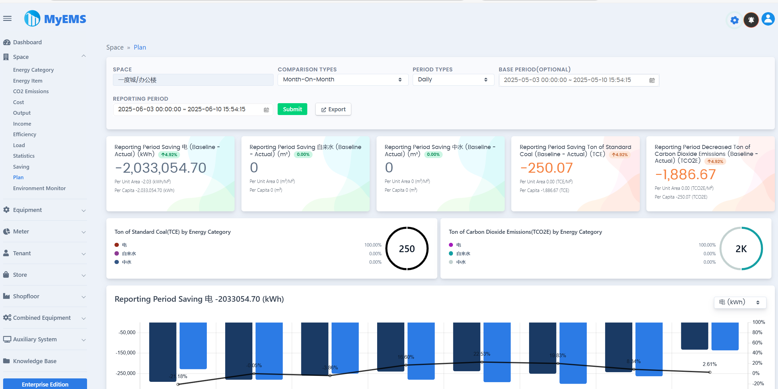
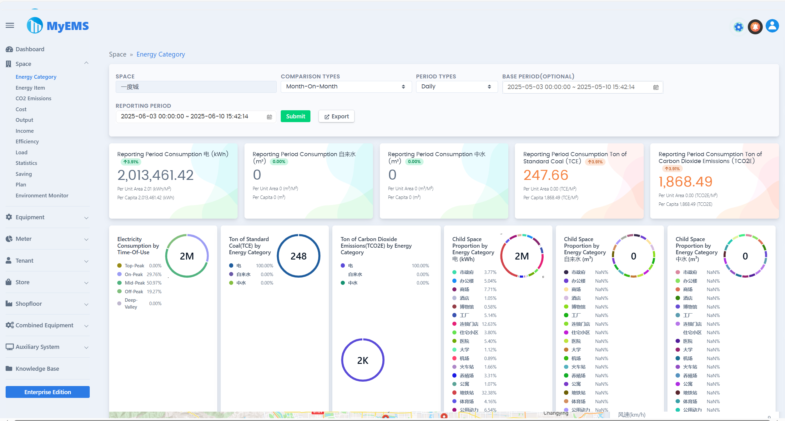
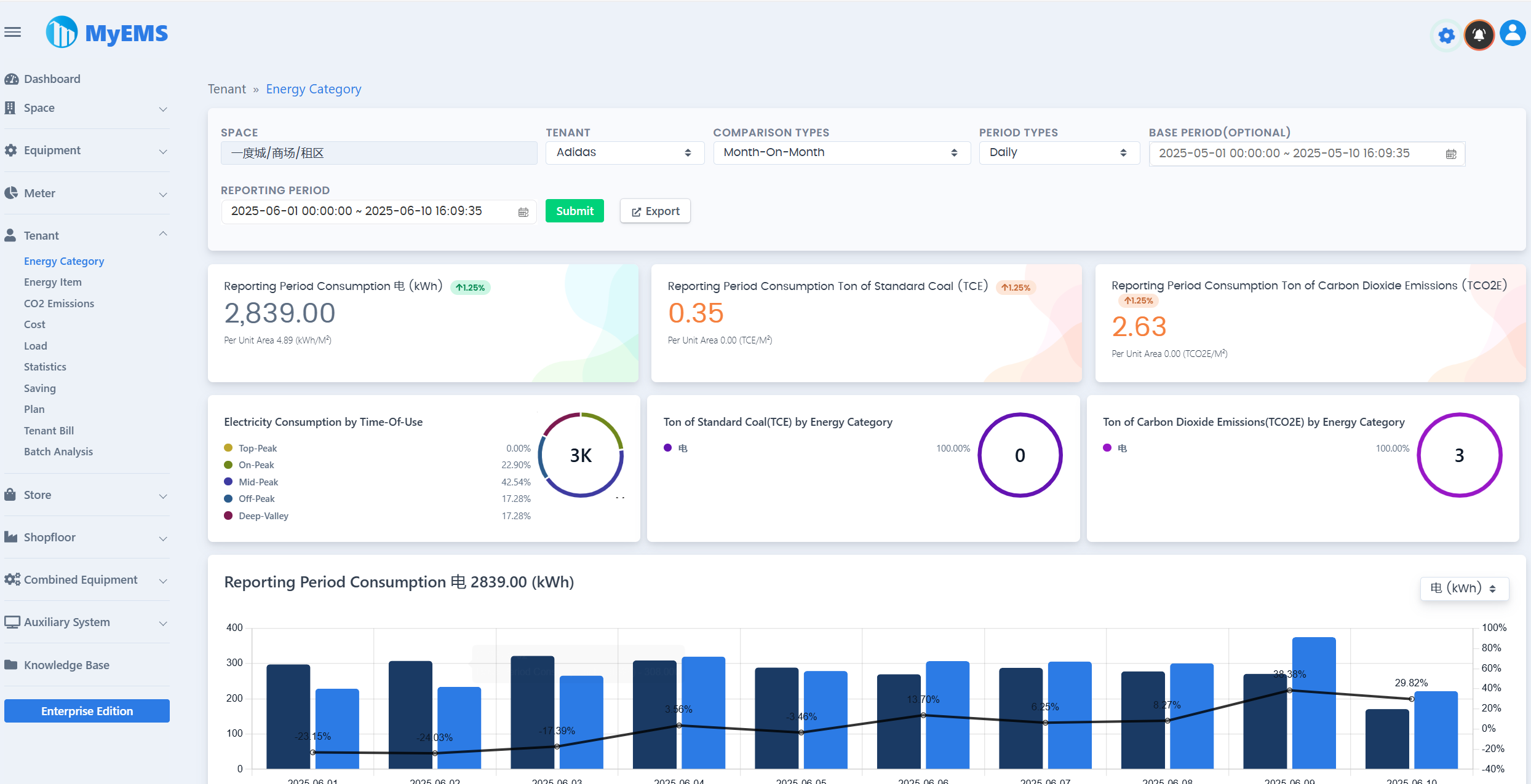
MyEMS Dashboard-Präsentation


MyEMS-Funktionen (Community-Edition)
Nutzer der Community-Edition müssen die entsprechenden Urheberrechtsangaben und das LOGO von MyEMS beibehalten; eine Änderung oder Löschung ist untersagt. Bei Verstößen behalten wir uns das Recht vor, gegen die Urheberrechtsverletzer vorgezugehen.
| Funktionen | Community-Edition | Erläuterung |
|---|---|---|
| Open Source | ✔️ | MIT-Lizenz |
| Preisgestaltung | Kostenlos | |
| Namens- und Logoänderung | ❌️ | Verstöße bergen rechtliche Risiken |
| Modbus-TCP-Protokoll | ✔️ | Datenerfassung, https://modbus.org/ |
| Anzahl der Datenpunkte | Unbegrenzt | Die tatsächliche Anzahl ist durch die Obergrenze der Serverressourcen begrenzt |
| Anzahl der Zähler | Unbegrenzt | Die tatsächliche Anzahl ist durch die Obergrenze der Serverressourcen begrenzt |
| Anzahl der Räume | Unbegrenzt | Die tatsächliche Anzahl ist durch die Obergrenze der Serverressourcen begrenzt |
| Anzahl der Geräte | Unbegrenzt | Die tatsächliche Anzahl ist durch die Obergrenze der Serverressourcen begrenzt |
| Anzahl der Mieter | Unbegrenzt | Die tatsächliche Anzahl ist durch die Obergrenze der Serverressourcen begrenzt |
| Anzahl der Läden | Unbegrenzt | Die tatsächliche Anzahl ist durch die Obergrenze der Serverressourcen begrenzt |
| Anzahl der Produktionsflächen | Unbegrenzt | Die tatsächliche Anzahl ist durch die Obergrenze der Serverressourcen begrenzt |
| Anzahl der kombinierten Geräte | Unbegrenzt | Die tatsächliche Anzahl ist durch die Obergrenze der Serverressourcen begrenzt |
| Docker | ✔️ | https://hub.docker.com/u/myems |
| MySQL | ✔️ | http://mysql.com/ |
| Percona Server for MySQL | ✔️ | https://www.percona.com/ |
| MariaDB | ✔️ | https://mariadb.org/ |
| SingleStore | ✔️ | https://www.singlestore.com/ |
| OceanBase | ✔️ | https://www.oceanbase.com/ |
| AWS Cloud | ✔️ | https://aws.amazon.com/ |
| Azure Cloud | ✔️ | https://azure.microsoft.com/ |
| Alibaba Cloud | ✔️ | https://aliyun.com/ |
| Private Cloud | ✔️ | |
| Datenvergleich | ✔️ | Vergleich zum Vorjahr, Vergleich zum Vormonat, Freier Vergleich, Kein Vergleich |
| Excel-Exporter | ✔️ | Echte Excel-Datei, keine CSV-Datei. Tabellen, Liniendiagramme, Säulendiagramme, Kreisdiagramme |
| Zähler-/Energiebericht | ✔️ | Kaskadierte Raumauswahl, Mehrere Vergleichstypen, Mehrere Zeitraumtypen, Gesamtverbrauch im Berichtszeitraum, Gesamtverbrauch im Basiszeitraum, Tonnen Standardkohle im Berichtszeitraum, Tonnen Kohlendioxidemissionen im Berichtszeitraum, Trend im Berichtszeitraum, Daten zu zugehörigen Parametern, Detaildaten, Export nach Excel |
| Zähler-/Kohlendioxidemissionsbericht | ✔️ | |
| Zähler-/Kostenbericht | ✔️ | |
| Zähler-/Trenddaten | ✔️ | |
| Zähler-/Echtzeitdaten | ✔️ | |
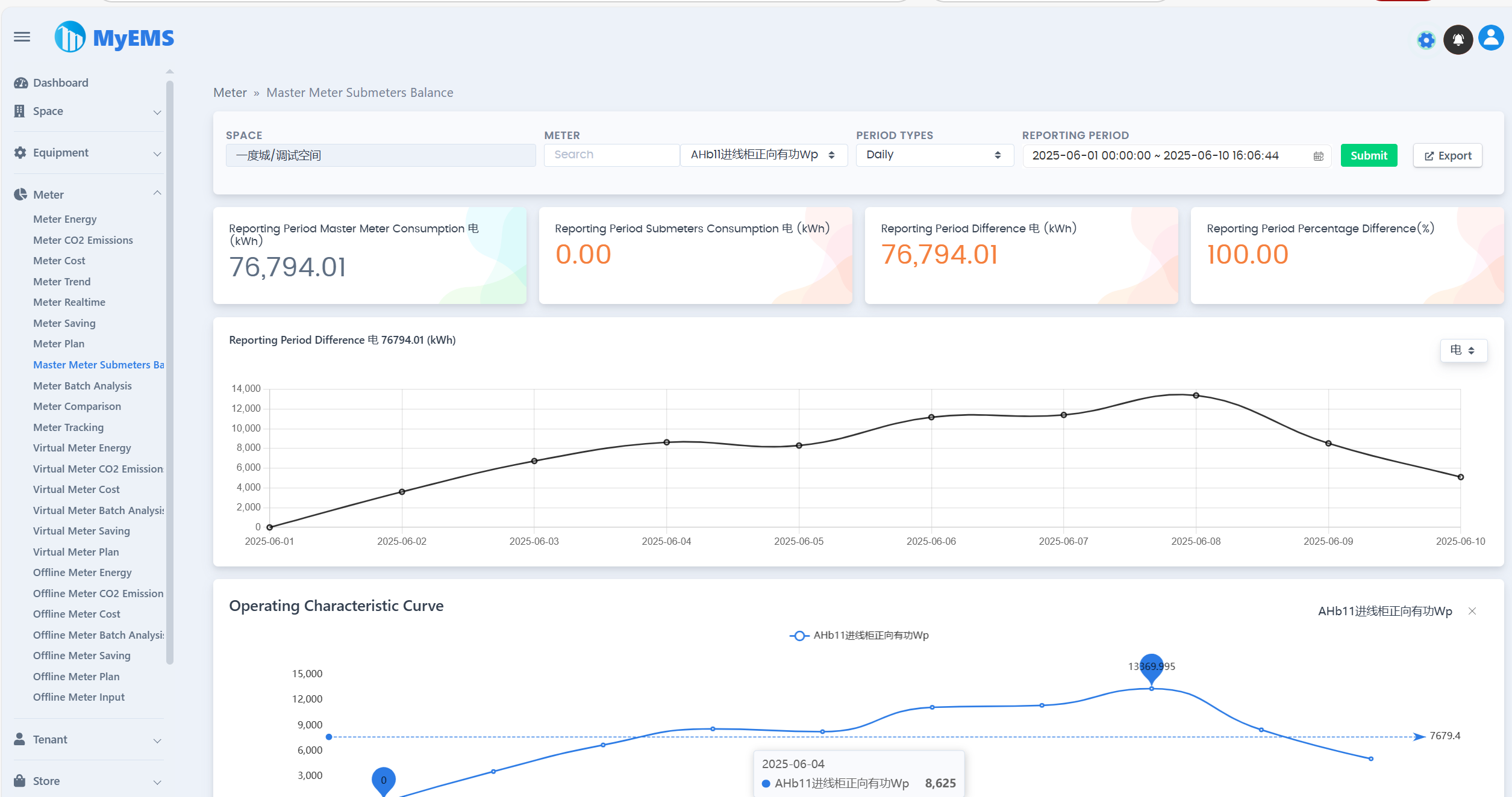
| Zähler-/Gleichgewicht Hauptzähler-Nebenähler | ✔️ | |
| Zähler-/Zählernachverfolgung | ✔️ | |
| Zähler-/Batchanalyse | ✔️ | |
| Virtueller Zähler-/Energiebericht | ✔️ | |
| Virtueller Zähler-/Kohlendioxidemissionsbericht | ✔️ | |
| Virtueller Zähler-/Kostenbericht | ✔️ | |
| Offline-Zähler-/Energiebericht | ✔️ | |
| Offline-Zähler-/Kohlendioxidemissionsbericht | ✔️ | |
| Offline-Zähler-/Kostenbericht | ✔️ | |
| Offline-Zähler-/Batchanalyse | ✔️ | |
| Raum-/Energiekategoriedaten | ✔️ | |
| Raum-/Energieartendaten | ✔️ | |
| Raum-/Kohlendioxidemissionsbericht | ✔️ | |
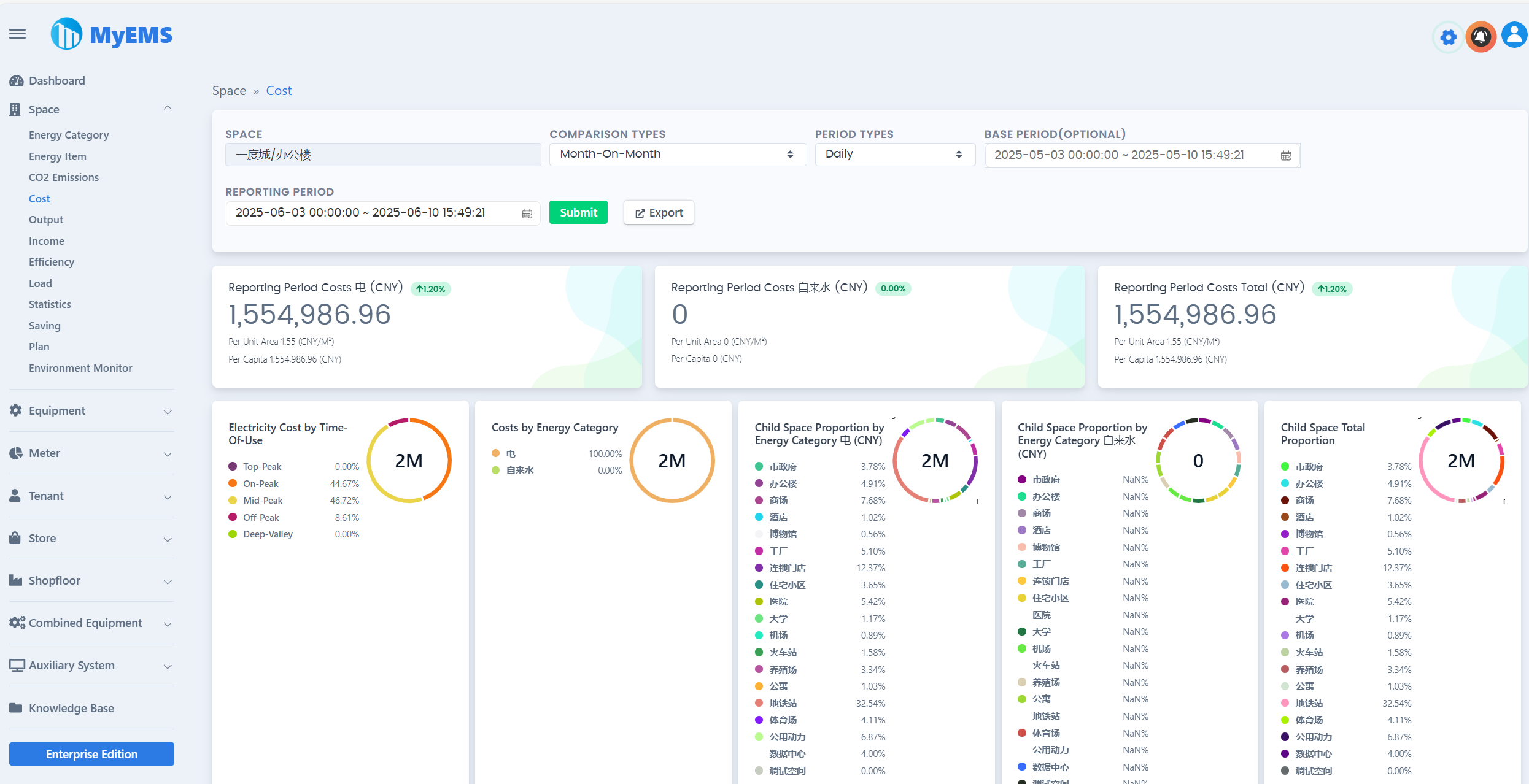
| Raum-/Kostendaten | ✔️ | |
| Raum-/Leistungsdaten | ✔️ | |
| Raum-/Einkommensdaten | ✔️ | |
| Raum-/Effizienzdaten | ✔️ | |
| Raum-/Lastdaten | ✔️ | |
| Raum-/Statistiken | ✔️ | |
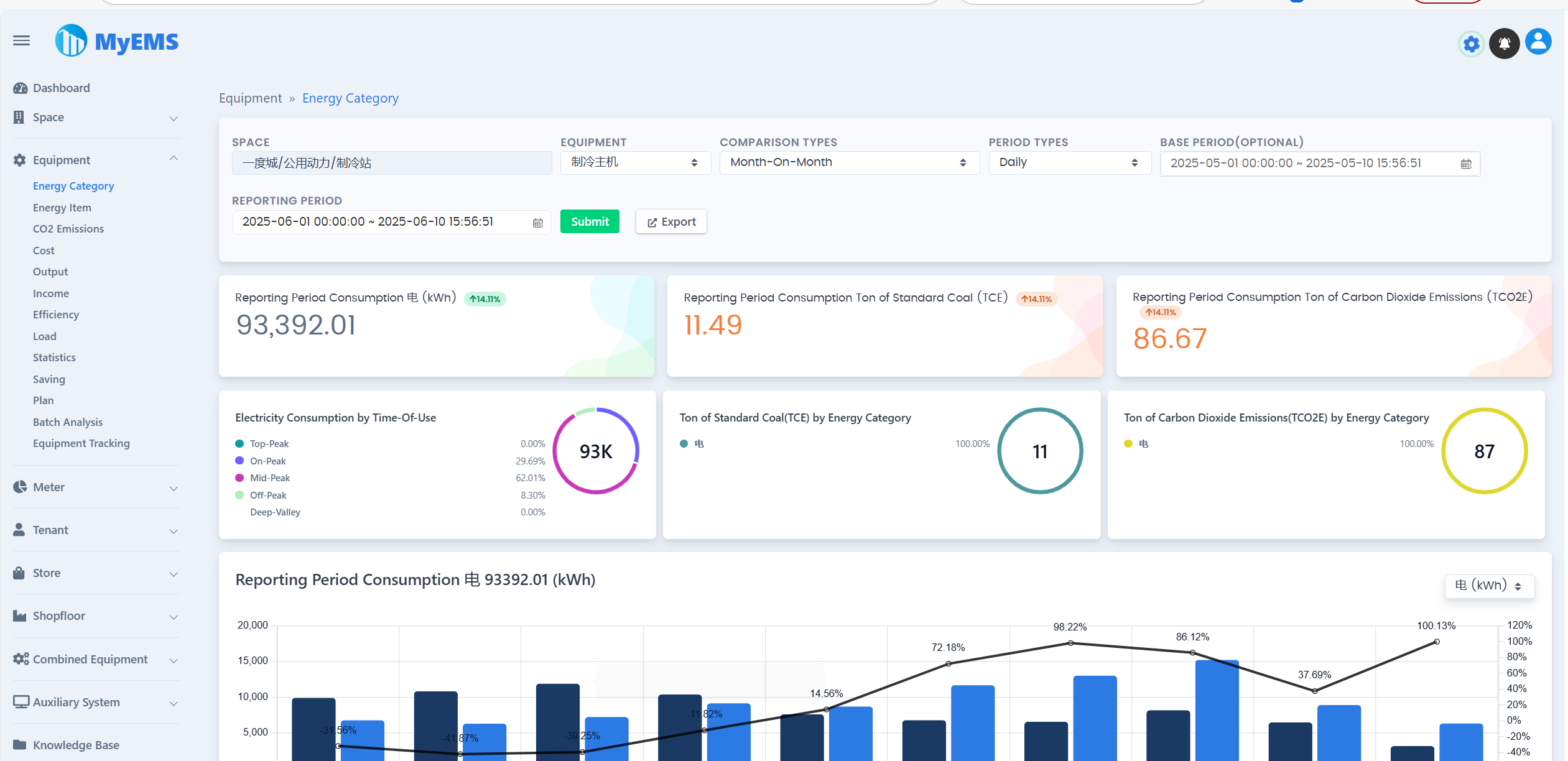
| Geräte-/Energiekategoriedaten | ✔️ | |
| Geräte-/Energieartendaten | ✔️ | |
| Geräte-/Kohlendioxidemissionsbericht | ✔️ | |
| Geräte-/Kostendaten | ✔️ | |
| Geräte-/Leistungsdaten | ✔️ | |
| Geräte-/Einkommensdaten | ✔️ | |
| Geräte-/Effizienzdaten | ✔️ | |
| Geräte-/Lastdaten | ✔️ | |
| Geräte-/Statistiken | ✔️ | |
| Geräte-/Batchanalyse | ✔️ | |
| Geräte-/Gerätenachverfolgung | ✔️ | |
| Mieter-/Energiekategoriedaten | ✔️ | |
| Mieter-/Energieartendaten | ✔️ | |
| Mieter-/Kohlendioxidemissionsbericht | ✔️ | |
| Mieter-/Kostendaten | ✔️ | |
| Mieter-/Lastdaten | ✔️ | |
| Mieter-/Statistiken | ✔️ | |
| Mieter-/Mieterabrechnung | ✔️ | |
| Mieter-/Batchanalyse | ✔️ | |
| Laden-/Energiekategoriedaten | ✔️ | |
| Laden-/Energieartendaten | ✔️ | |
| Laden-/Kohlendioxidemissionsbericht | ✔️ | |
| Laden-/Kostendaten | ✔️ | |
| Laden-/Lastdaten | ✔️ | |
| Laden-/Statistiken | ✔️ | |
| Laden-/Batchanalyse | ✔️ | |
| Produktionsflächen-/Energiekategoriedaten | ✔️ | |
| Produktionsflächen-/Energieartendaten | ✔️ | |
| Produktionsflächen-/Kohlendioxidemissionsbericht | ✔️ | |
| Produktionsflächen-/Kostendaten | ✔️ | |
| Produktionsflächen-/Lastdaten | ✔️ | |
| Produktionsflächen-/Statistiken | ✔️ | |
| Produktionsflächen-/Batchanalyse | ✔️ | |
| Kombinierte Geräte-/Energiekategoriedaten | ✔️ | |
| Kombinierte Geräte-/Energieartendaten | ✔️ | |
| Kombinierte Geräte-/Kohlendioxidemissionsbericht | ✔️ | |
| Kombinierte Geräte-/Kostendaten | ✔️ | |
| Kombinierte Geräte-/Leistungsdaten | ✔️ | |
| Kombinierte Geräte-/Einkommensdaten | ✔️ | |
| Kombinierte Geräte-/Effizienzdaten | ✔️ | |
| Kombinierte Geräte-/Lastdaten | ✔️ | |
| Kombinierte Geräte-/Statistiken | ✔️ | |
| Kombinierte Geräte-/Batchanalyse | ✔️ | |
| Energiedashboard | ✔️ | |
| Energieflussdiagramm | ✔️ | |
| Verteilsystem | ✔️ | |
| RESTful API | ✔️ | Basierend auf Python. Bietet Schnittstellen für Systemkonfiguration, Energieberichte und Excel-Exporter |
| Web-UI | ✔️ | Basierend auf ReactJS. Bietet Virtualisierung von Energiedaten. |
| Admin-UI | ✔️ | Basierend auf AngularJS (Version 1.x). Bietet Systemkonfiguration. |
| Online-Community-Kundensupport | ✔️ | QQ-Gruppe WeChat-Gruppe |
MyEMS-Downloads (Community-Edition)
[1]. https://github.com/myems/myems (empfohlen)
[2]. https://gitee.com/myems/myems
[3]. https://bitbucket.org/myems/myems
[4]. https://gitlab.com/myems/myems
[5]. https://gitcode.net/myems/myems
[6]. https://gitlink.org.cn/myems/myems
[7]. https://atomgit.com/myems/myems
[8]. https://gitea.com/myems/myems
[9]. https://codeberg.org/myems/myems
[10]. https://git.launchpad.net/myems
Betriebssystemkompatibilität
| Nr. | Name | Version | Beschreibung |
|---|---|---|---|
| 1 | Ubuntu Server | 24.04 LTS 22.04 LTS 20.04 LTS 18.04 LTS | X86_64 X86_64 X86_64 X86_64 |
| 2 | Debian | 11(„bullseye”) 10(„buster”) 9(„stretch”) | amd64 amd64 amd64 |
| 3 | CentOS Stream | 9 8 | x86_64 x86_64 |
| 4 | CentOS Linux | 7-2009 | X86_64 |
| 5 | Red Hat Enterprise Linux | 9 8 7 | x86_64 x86_64 x86_64 |
| 6 | Windows Server | 2022 2019 2016 | 64bit, WSL 64bit, WSL 64bit, WSL |
| 7 | Anolis OS | 8 7 | x86_64 x86_64 |
| 8 | SUSE Linux | 15 | x86_64 |
| 9 | OpenSUSE | 15 | x86_64 |
| 10 | Fedora | 37 | x86_64 |
| 11 | Fedora CoreOS | 37 | x86_64 |
| 12 | OpenEuler | 23.03 | x86_64 |
| 13 | Rocky | 9 | x86_64 |
| 14 | FreeBSD | 13.2 | amd64 |
| 15 | AlmaLinux | 9.1 | x86_64 |
| 16 | Oracle Linux | 9.1 | x86_64 |
Datenbankkompatibilität
| Nr. | Name | Version | Beschreibung |
|---|---|---|---|
| 1 | MySQL | 8.0 5.7 | x86, 64-bit x86, 64-bit |
| 2 | SingleStore | 8.0 7.8 | x86, 64-bit x86, 64-bit |
| 3 | MariaDB Server | 11 10 | x86_64 x86_64 |
| 4 | SQL Server (nur MyEMS Unternehmensedition) | 2022 2019 2017 2016 | 64-bit 64-bit 64-bit 64-bit |
| 5 | Oracle Database (nur MyEMS Unternehmensedition) | 21c 19c 18c |