介绍
MyEMS开源能源管理系统参考ISO 50001能源管理体系标准(GB/T 23331-2020),适用于建筑、工厂、商场、医院、园区、能碳管理中心的电、水、气、冷、热等能源和碳排放采集、分析、报表,还有光伏、储能、充电桩、微电网、虚拟电厂、设备控制、故障诊断、工单管理、人工智能优化等企业版可选功能。资深专业公司开发维护,保障长期支持。用开源助力企业集团、产业园区、能源运营商低碳发展!
MyEMS架构



MyEMS 用户界面展示

MyEMS 管理员界面展示

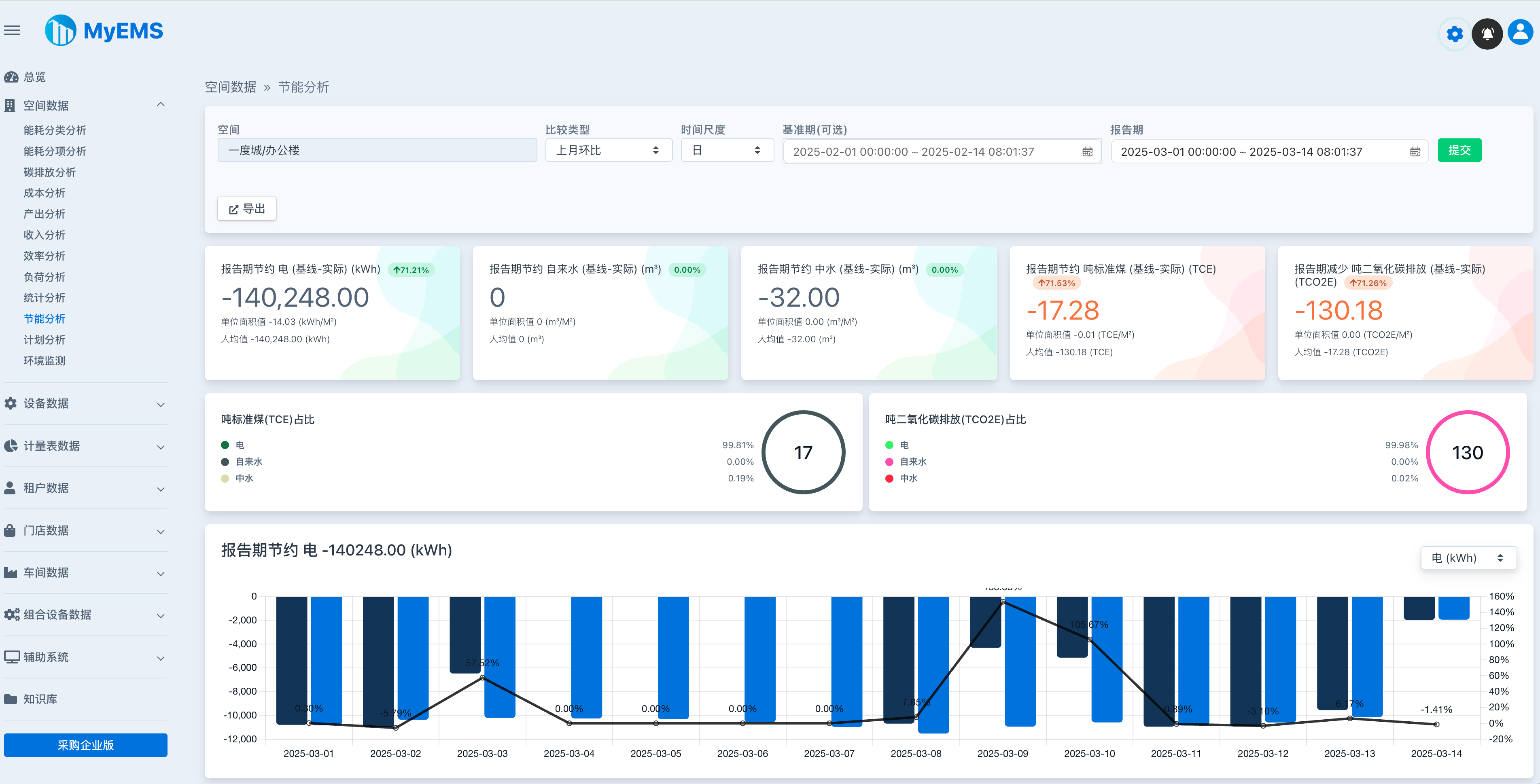
MyEMS 仪表盘界面展示


MyEMS功能(社区版)
社区版使用者必须保留MyEMS相关版权标识及LOGO,禁止对其进行修改和删除。如果违反,将保留对侵权者追究责任的权利。
| 功能 | 社区版 | 说明 |
|---|---|---|
| 开源 | ✔️ | MIT License |
| 价格 | 免费 | |
| 更换品牌名称与标志LOGO | ❌ | |
| Modbus TCP 协议 | ✔️ | 采集数据 https://modbus.org/ |
| 数据点数量 | 无限制 | 实际数量受限于服务器资源上限 |
| 计量表数量 | 无限制 | 实际数量受限于服务器资源上限 |
| 空间数量 | 无限制 | 实际数量受限于服务器资源上限 |
| 设备数量 | 无限制 | 实际数量受限于服务器资源上限 |
| 租户数量 | 无限制 | 实际数量受限于服务器资源上限 |
| 门店数量 | 无限制 | 实际数量受限于服务器资源上限 |
| 车间数量 | 无限制 | 实际数量受限于服务器资源上限 |
| 组合设备数量 | 无限制 | 实际数量受限于服务器资源上限 |
| Docker容器化部署 | ✔️ | https://hub.docker.com/u/myems |
| MySQL | ✔️ | http://mysql.com/ |
| Percona Server for MySQL | ✔️ | https://www.percona.com/ |
| MariaDB | ✔️ | https://mariadb.org/ |
| SingleStore | ✔️ | https://www.singlestore.com/ |
| OceanBase | ✔️ | https://www.oceanbase.com/ |
| AWS 云部署 | ✔️ | https://aws.amazon.com/ |
| AZure 云部署 | ✔️ | https://azure.microsoft.com/ |
| 阿里云部署 | ✔️ | https://aliyun.com/ |
| 私有云部署 | ✔️ | |
| 总览页 | ✔️ | 本月总能耗、本月总成本、本月消耗吨标准煤、本月吨二氧化碳排放、分时消耗电量、成本占比、吨标准煤占比、吨二氧化碳排放占比、本月能耗趋势、本月成本趋势、相关参数、本月子空间数据 |
| 数据比较分析 | ✔️ | 同比、环比、自由比、不比 |
| Excel 导出 | ✔️ | 真正Excel文件,包含表格、曲线图、柱状图、饼状图等,非CSV文件 |
| 计量表数据/计量表能耗分析 | ✔️ | 按空间层级筛选、多种比较类型、多种时间尺度、报告期总能耗、基准期总能耗、报告期消耗吨标准煤、报告期吨二氧化碳排放、报告期能耗趋势、相关参数、详细数据、导出Excel |
| 计量表数据/计量表碳排放分析 | ✔️ | 按空间层级筛选、多种比较类型、多种时间尺度、报告期总二氧化碳排放、基准期总二氧化碳排放、报告期消耗吨标准煤、报告期吨二氧化碳排放、报告期二氧化碳排放趋势、相关参数、详细数据、导出Excel |
| 计量表数据/计量表成本分析 | ✔️ | 按空间层级筛选、多种比较类型、多种时间尺度、报告期总成本、基准期总成本、报告期消耗吨标准煤、报告期吨二氧化碳排放、报告期成本趋势、相关 参数、详细数据、导出Excel |
| 计量表数据/计量表趋势分析 | ✔️ | 按空间层级筛选、趋势值、相关参数、详细数据、导出Excel |
| 计量表数据/计量表实时分析 | ✔️ | 按空间层级筛选、能耗值点最新值、能耗值点最近一小时趋势、 相关参数最新值、实时刷新 |
| 计量表数据/总分表平衡分析 | ✔️ | 按空间层级筛选、多种时间尺度、报告期总表消耗、报告期分表消耗、报告期差值、报告期差值百分比、导出Excel |
| 计量表数据/计量表批量分析 | ✔️ | 按空间层级筛选、报告期查询,包含ID、名称、空间、报告期能耗等属性、导出Excel |
| 计量表数据/计量表台账 | ✔️ | 按空间层级筛选、包含ID、名称、空间、成本中心、能耗分类、描述等属性、导出Excel |
| 计量表数据/虚拟表能耗分析 | ✔️ | 按空间层级筛选、多种比较类型、多种时间尺度、报告期总能耗、基准期总能耗、报告期消耗吨标准煤、报告期吨二氧化碳排放、报告期能耗趋势、相关参数、详细数据、导出Excel |
| 计量表数据/虚拟表碳排放分析 | ✔️ | 按空间层级筛选、多种比较类型、多种时间尺度、报告期总二氧化碳排放、基准期总二氧化碳排放、报告期消耗吨标 准煤、报告期吨二氧化碳排放、报告期二氧化碳排放趋势、相关参数、详细数据、导出Excel |
| 计量表数据/虚拟表成本分析 | ✔️ | 按空间层级筛选、多种比较类型、多种时间尺度、报告期总成本、基准期总成本、报告期消耗吨标准煤、报告期吨二氧化碳排放、报告期成本趋势、相关参数、详细数据、导出Excel |
| 计量表数据/虚拟表批量分析 | ✔️ | 按空间层级筛选、报告期查询,包含ID、名称、空间、报告期能耗等属性、导出Excel |
| 计量表数据/离线表能耗分析 | ✔️ | 按空间层级筛选、多种比较类型、多种时间尺度、报告期总能耗、基准期总能耗、报告期消耗吨标准煤、报告期吨二氧化碳排放、报告期能耗趋势、相关参数、详细数据、导出Excel |
| 计量表数据/离线表碳排放分析 | ✔️ | 按空间层级筛选、多种比较类型、多种时间尺度、报告期总二氧化碳排放、基准期总二氧化碳排放、报告期消耗吨标准煤、报告期吨二氧化碳排放、报告期二氧化碳排放趋势、相关参数、详细数据、导出Excel |
| 计量表数据/离线表成本分析 | ✔️ | 按空间层级筛选、多种比较类型、多种时间尺度、报告期总成本、基准期总成本、报告期消耗吨标准煤、报告期吨二氧化碳排放、报告期成本趋势、相关参数、详细数据、导出Excel |
| 计量表数据/离线表批量分析 | ✔️ | 按空间层级筛选、报告期查询,包含ID、名称、空间、报告期能耗等属性、导出Excel |
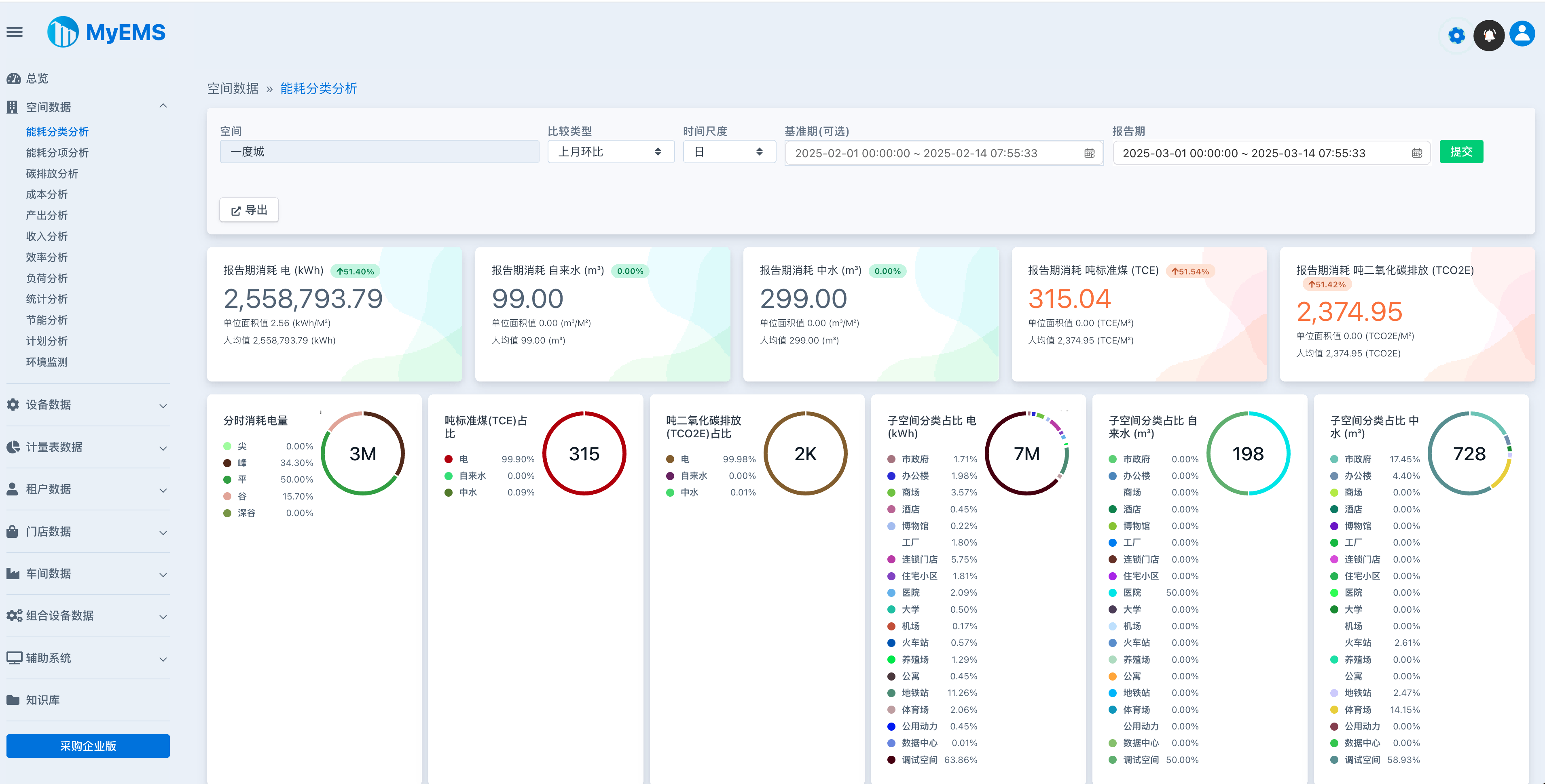
| 空间数据/能耗分类分析 | ✔️ | 按空间层级筛选、多种比较类型、多种时间尺度、报告期分类总能耗、基准期分类总能耗、报告期消耗吨标准煤、报告期吨二氧化碳排放、报告期分类能耗趋势、单位面积值、工作日/非工作日数据、相关参数、详细数据、子空间数据、导出Excel |
| 空间数据/能耗分项分析 | ✔️ | 按空间层级筛选、多种比较类型、多种时间尺度、报告期分项总能耗、基准期分项总能耗、报告期消耗吨标准煤、报告期吨二氧化碳排放、报告期分项能耗趋势、单位面积值、相关参数、详细数据、子空间数据、导出Excel |
| 空间数据/碳排放分析 | ✔️ | 按空间层级筛选、多种比较类型、多种时间尺度、报告期总二氧化碳排放、基准期总二氧化碳排放、报告期消耗吨标准煤、报告期吨二氧化碳排放、报告期二氧化碳排放趋势、相关参数、详细数据、导出Excel |
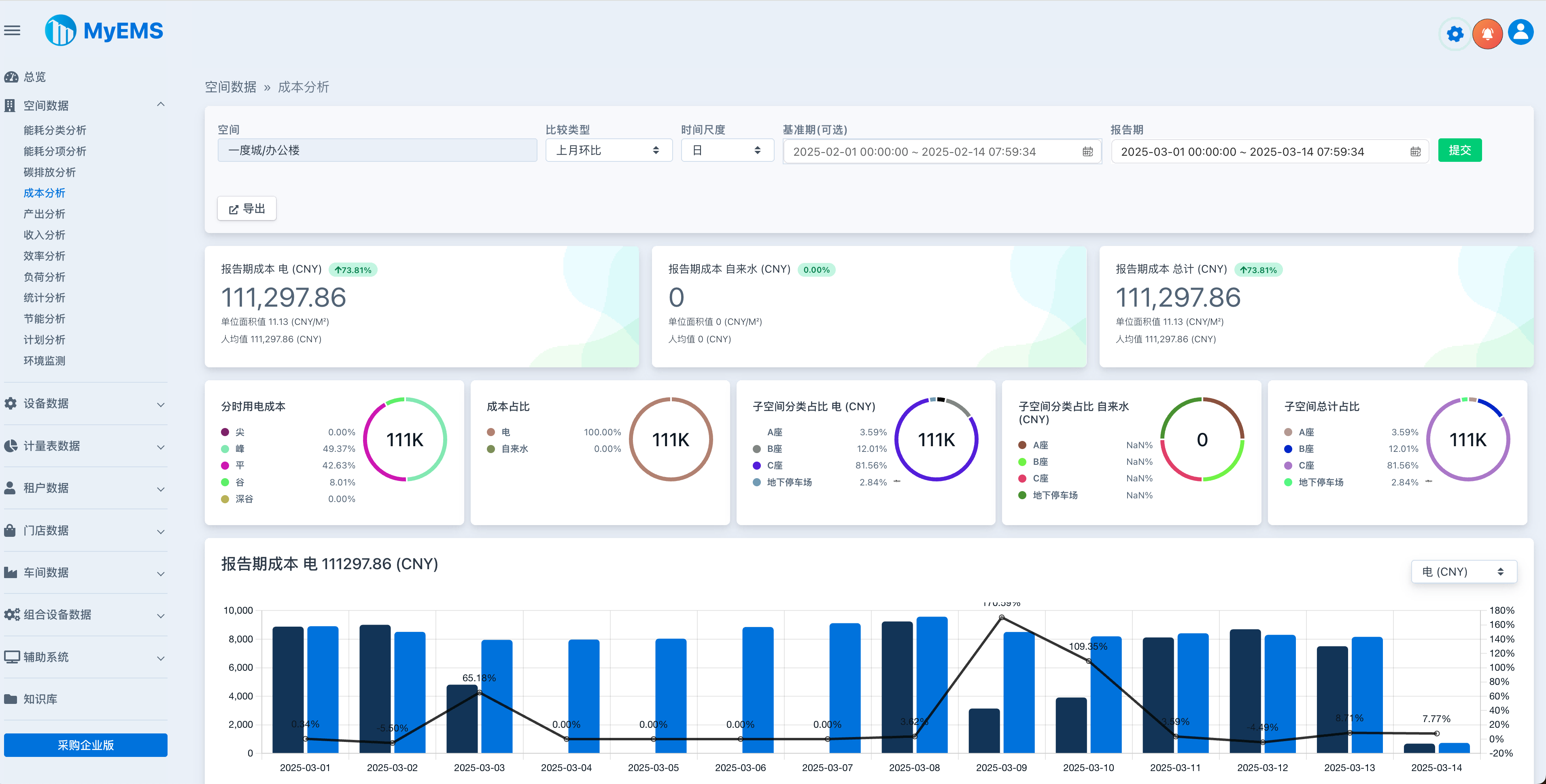
| 空间数据/成本分析 | ✔️ | 按空间层级筛选、多种比较类型、多种时间尺度、报告期总成本、报告期分类总成本、基准期分类总成本、报告期消耗吨标准煤、报告期吨二氧化碳排放、报告期分类成本趋势、单位面积值、相关参数、详细数据、子空间数据、导出Excel |
| 空间数据/产出分析 | ✔ ️ | 按空间层级筛选、多种比较类型、多种时间尺度、报告期分类总产出、基准期分类总产出、报告期消耗吨标准煤、报告期吨二氧化碳排放、报告期分类产出趋势、单位面积值、相关参数、详细数据、子空间数据、导出Excel |
| 空间数据/收入分析 | ✔️ | 按空间层级筛选、多种比较类型、多种时间尺度、报告期总收入、报告期分类总收入、基准期分类总收入、报告期消耗吨标准煤、报告期吨二氧化碳排放、报告期分类收入趋势、单位面积值、相关参数、详细数据、子空间数据、导出Excel |
| 空间数据/效率分析 | ✔️ | 按空间层级筛选、多种比较类型、多种时间尺度、报告期累积效率、报告期累积效率趋势、单位面积值、相关参数、详细数据、子空间数据、导出Excel |
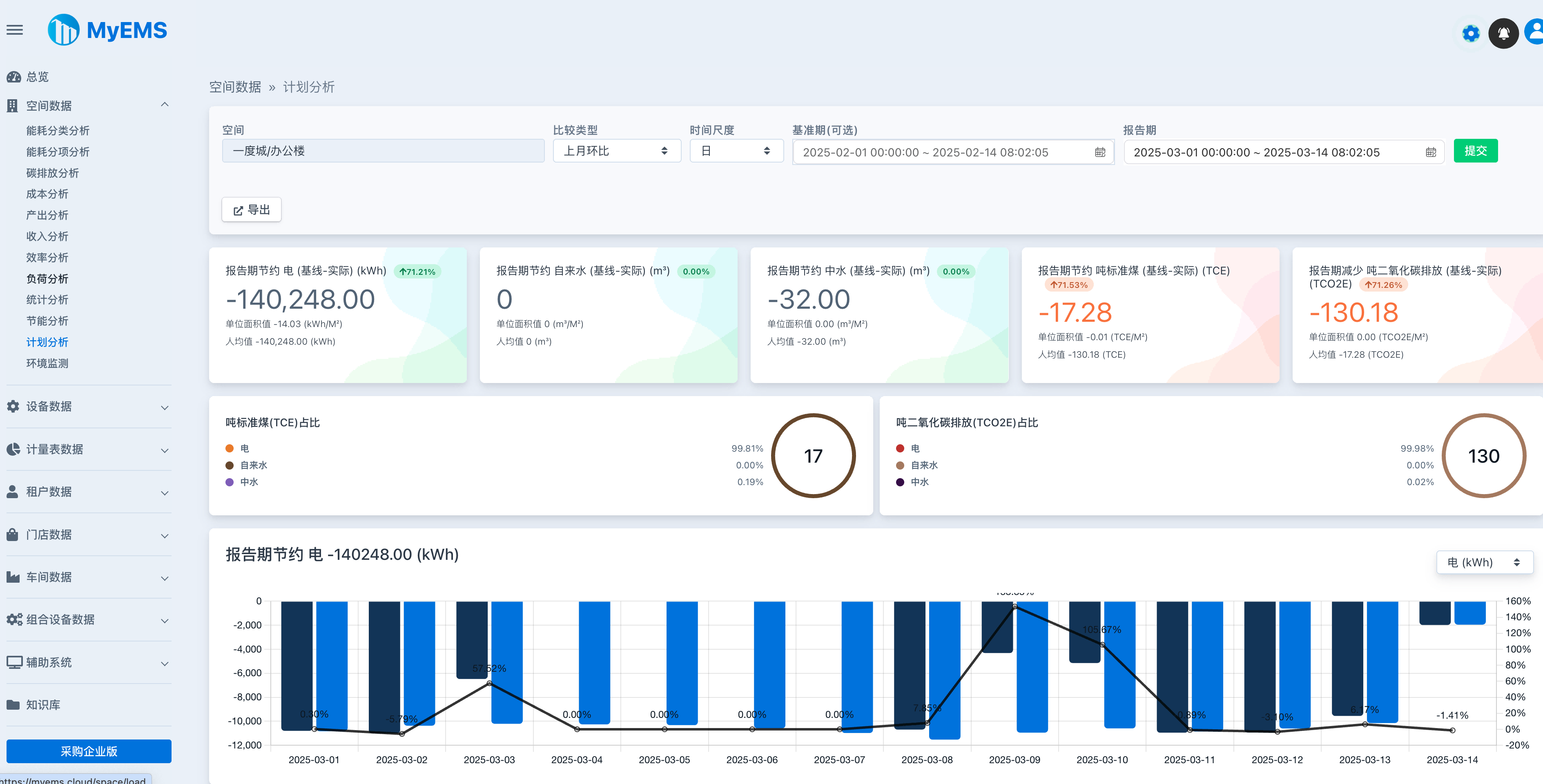
| 空间数据/负荷分析 | ✔️ | 按空间层级筛选、多种比较类型、多种时间尺度、报告期分类平均负荷、报告期分类最大负荷、报告期分类负荷系数、报告期分类平均负荷趋势、报告期分类最大负荷趋势、报告期分类负荷系数趋势、单位面积值、相关参数、详细数据、子空间数据、导出Excel |
| 空间数据/统计分析 | ✔️ | 按空间层级筛选、多种比较类型、多种时间尺度、报告期分类消耗算术平均数、报告期分类消耗中位数、报告期分类消耗最小值、报告期分类消耗最大值、报告期分类消耗样本标准差、报告期分类消耗样本方差、单位面积值、相关参数、详 细数据、子空间数据、导出Excel |
| 设备数据/能耗分类分析 | ✔️ | 按空间层级筛选、多种比较类型、多种时间尺度、报告期分类总能耗、基准期分类总能耗、报告期消耗吨标准煤、报告期吨二氧化碳排放、报告期分类能耗趋势、相关参数、详细数据、导出Excel |
| 设备数据/能耗分项分析 | ✔️ | 按空间层级筛选、多种比较类型、多种时间尺度、报告期分项总能耗、基准期分项总能耗、报告期消耗吨标准煤、报告期吨二氧化碳排放、报告期分项能耗趋势、相关参数、详细数据、导出Excel |
| 设备数据/碳排放分析 | ✔️ | 按空间层级筛选、多种比较类型、多种时间尺度、报告期总二氧化碳排放、基准期总二氧化碳排放、报告期消耗吨标准煤、报告期吨二氧化碳排放、报告期二氧化碳排放趋势、相关参数、详细数据、导出Excel |
| 设备数据/成本分析 | ✔️ | 按空间层级筛选、多种比较类型、多种时间尺度、报告期总成本、报告期分类总成本、基准期分类总成本、报告期消耗吨标准煤、报告期吨二氧化碳排放、报告期分类成本趋势、相关参数、详细数据、导出Excel |
| 设备数据/产出分析 | ✔️ | 按空间层级筛选、多种比较类型、多种时间尺度、报告期分类总产出、基准期分类总产出、报告期消耗吨标准煤、报告期吨二氧化碳排放、报告期分类产出趋势、相关参数、详细数据 、导出Excel |
| 设备数据/收入分析 | ✔️ | 按空间层级筛选、多种比较类型、多种时间尺度、报告期总收入、报告期分类总收入、基准期分类总收入、报告期消耗吨标准煤、报告期吨二氧化碳排放、报告期分类收入趋势、相关参数、详细数据、导出Excel |
| 设备数据/效率分析 | ✔️ | 按空间层级筛选、多种比较类型、多种时间尺度、报告期累积效率、报告期累积效率趋势、相关参数、详细数据、导出Excel |
| 设备数据/负荷分析 | ✔️ | 按空间层级筛选、多种比较类型、多种时间尺度、报告期分类平均负荷、报告期分类最大负荷、报告期分类负荷系数、报告期分类平均负荷趋势、报告期分类最大负荷趋势、报告期分类负荷系数趋势、单位面积值、相关参数、详细数据、导出Excel |
| 设备数据/统计分析 | ✔️ | 按空间层级筛选、多种比较类型、多种时间尺度、报告期分类消耗算术平均数、报告期分类消耗中位数、报告期分类消耗最小值、报告期分类消耗最大值、报告期分类消耗样本标准差、报告期分类消耗样本方差、相关参数、详细数据、导出Excel |
| 设备数据/批量分析 | ✔️ | 按空间层级筛选、空间向下递归查询、按报告期查询全部能耗分类数据、导出Excel |
| 设备数据/设备台账 | ✔️ | 按空间层 级筛选、设备列表包括名称、空间、成本中心、描述等、导出Excel |
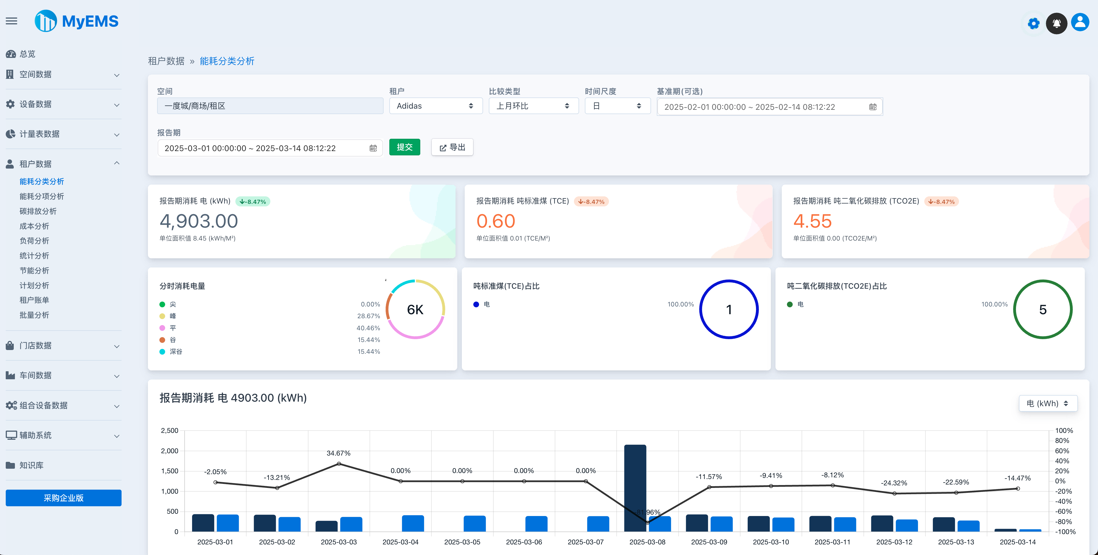
| 租户数据/能耗分类分析 | ✔️ | 按空间层级筛选、多种比较类型、多种时间尺度、报告期分类总能耗、基准期分类总能耗、报告期消耗吨标准煤、报告期吨二氧化碳排放、报告期分类能耗趋势、单位面积值、工作日/非工作日数据、相关参数、详细数据、导出Excel |
| 租户数据/能耗分项分析 | ✔️ | 按空间层级筛选、多种比较类型、多种时间尺度、报告期分项总能耗、基准期分项总能耗、报告期消耗吨标准煤、报告期吨二氧化碳排放、报告期分项能耗趋势、单位面积值、相关参数、详细数据、导出Excel |
| 租户数据/碳排放分析 | ✔️ | 按空间层级筛选、多种比较类型、多种时间尺度、报告期总二氧化碳排放、基准期总二氧化碳排放、报告期消耗吨标准煤、报告期吨二氧化碳排放、报告期二氧化碳排放趋势、相关参数、详细数据、导出Excel |
| 租户数据/成本分析 | ✔️ | 按空间层级筛选、多种比较类型、多种时间尺度、报告期总成本、报告期分类总成本、基准期分类总成本、报告期消耗吨标准煤、报告期吨二氧化碳排放、报告期分类成本趋势、单位面积值、相关参数、详细数据、导出Excel |
| 租户数据/负荷分析 | ✔️ | 按空间层级筛选、多种比较类型、多种时间尺度、报告期分类平均负荷、报告期分类 最大负荷、报告期分类负荷系数、报告期分类平均负荷趋势、报告期分类最大负荷趋势、报告期分类负荷系数趋势、单位面积值、相关参数、详细数据、导出Excel |
| 租户数据/统计分析 | ✔️ | 按空间层级筛选、多种比较类型、多种时间尺度、报告期分类消耗算术平均数、报告期分类消耗中位数、报告期分类消耗最小值、报告期分类消耗最大值、报告期分类消耗样本标准差、报告期分类消耗样本方差、单位面积值、相关参数、详细数据、导出Excel |
| 租户数据/租户账单 | ✔️ | 按空间层级筛选、付款通知书包含租赁合同号码、租户地址、账单号码、账单日期、付款到期日、应付款金额、结算时间范围、数量、单位、金额、小计、增值税销项税金、应付金额合计等、导出Excel |
| 租户数据/批量分析 | ✔️ | 按空间层级筛选、空间向下递归查询、按报告期查询全部能耗分类数据、导出Excel |
| 门店数据/能耗分类分析 | ✔️ | 按空间层级筛选、多种比较类型、多种时间尺度、报告期分类总能耗、基准期分类总能耗、报告期消耗吨标准煤、报告期吨二氧化碳排放、报告期分类能耗趋势、单位面积值、工作日/非工作日数据、相关参数、详细数据、导出Excel |
| 门店数据/能耗分项分析 | ✔️ | 按空间层级筛选、多种比较类型、多种时间尺度、报告期分项总能耗、基准期分项总能耗 、报告期消耗吨标准煤、报告期吨二氧化碳排放、报告期分项能耗趋势、单位面积值、相关参数、详细数据、导出Excel |
| 门店数据/碳排放分析 | ✔️ | 按空间层级筛选、多种比较类型、多种时间尺度、报告期总二氧化碳排放、基准期总二氧化碳排放、报告期消耗吨标准煤、报告期吨二氧化碳排放、报告期二氧化碳排放趋势、相关参数、详细数据、导出Excel |
| 门店数据/成本分析 | ✔️ | 按空间层级筛选、多种比较类型、多种时间尺度、报告期总成本、报告期分类总成本、基准期分类总成本、报告期消耗吨标准煤、报告期吨二氧化碳排放、报告期分类成本趋势、单位面积值、相关参数、详细数据、导出Excel |
| 门店数据/负荷分析 | ✔️ | 按空间层级筛选、多种比较类型、多种时间尺度、报告期分类平均负荷、报告期分类最大负荷、报告期分类负荷系数、报告期分类平均负荷趋势、报告期分类最大负荷趋势、报告期分类负荷系数趋势、单位面积值、相关参数、详细数据、导出Excel |
| 门店数据/统计分析 | ✔️ | 按空间层级筛选、多种比较类型、多种时间尺度、报告期分类消耗算术平均数、报告期分类消耗中位数、报告期分类消耗最小值、报告期分类消耗最大值、报告期分类消耗样本标准差、报告期分类消耗样本方差、单位面积值、相关参数、详细数据、导出Excel |
| 门店数据/批量分析 | ✔️ | 按空间层级筛选、空间向下递归查询、按报告期查询全部能耗分类数据、导出Excel |
| 车间数据/能耗分类分析 | ✔️ | 按空间层级筛选、多种比较类型、多种时间尺度、报告期分类总能耗、基准期分类总能耗、报告期消耗吨标准煤、报告期吨二氧化碳排放、报告期分类能耗趋势、单位面积值、工作日/非工作日数据、单位产品值、相关参数、详细数据、导出Excel |
| 车间数据/能耗分项分析 | ✔️ | 按空间层级筛选、多种比较类型、多种时间尺度、报告期分项总能耗、基准期分项总能耗、报告期消耗吨标准煤、报告期吨二氧化碳排放、报告期分项能耗趋势、单位面积值、单位产品值、相关参数、详细数据、导出Excel |
| 车间数据/碳排放分析 | ✔️ | 按空间层级筛选、多种比较类型、多种时间尺度、报告期总二氧化碳排放、基准期总二氧化碳排放、报告期消耗吨标准煤、报告期吨二氧化碳排放、报告期二氧化碳排放趋势、相关参数、详细数据、导出Excel |
| 车间数据/成本分析 | ✔️ | 按空间层级筛选、多种比较类型、多种时间尺度、报告期总成本、报告期分类总成本、基准期分类总成本、报告期消耗吨标准煤、报告期吨二氧化碳排放、报告期分类成本趋势、单位面积值、单位产品值、相关参数、详细数据、导出Excel |
| 车间数据/负荷分析 | ✔️ | 按空间层级筛选、多种比较类型、多种时间尺度、报告期分类平均负荷、报告期分类最大负荷、报告期分类负荷系数、报告期分类平均负荷趋势、报告期分类最大负荷趋势、报告期分类负荷系数趋势、单位面积值、单位产品值、相关参数、详细数据、导出Excel |
| 车间数据/统计分析 | ✔️ | 按空间层级筛选、多种比较类型、多种时间尺度、报告期分类消耗算术平均数、报告期分类消耗中位数、报告期分类消耗最小值、报告期分类消耗最大值、报告期分类消耗样本标准差、报告期分类消耗样本方差、单位面积值、单位产品值、相关参数、详细数据、子空间数据、导出Excel |
| 车间数据/批量分析 | ✔️ | 按空间层级筛选、空间向下递归查询、报告期查询全部能耗分类数据、导出Excel |
| 组合设备数据/能耗分类分析 | ✔️ | 按空间层级筛选、多种比较类型、多种时间尺度、报告期分类总能耗、基准期分类总能耗、报告期消耗吨标准煤、报告期吨二氧化碳排放、报告期分类能耗趋势、单位面积值、相关参数、详细数据、相关设备数据、导出Excel |
| 组合设备数据/能耗分项分析 | ✔️ | 按空间层级筛选、多种比较类型、多种时间尺度、报告期分项总能耗、基准期分项总能耗、报告期消耗吨标准煤、报告期吨二氧化碳排放、报告期分项能耗趋势、单位面积值、相关参数、详细数据、相关设备数据、导出Excel |
| 组合设备数据/碳排 放分析 | ✔️ | 按空间层级筛选、多种比较类型、多种时间尺度、报告期总二氧化碳排放、基准期总二氧化碳排放、报告期消耗吨标准煤、报告期吨二氧化碳排放、报告期二氧化碳排放趋势、相关参数、详细数据、导出Excel |
| 组合设备数据/成本分析 | ✔️ | 按空间层级筛选、多种比较类型、多种时间尺度、报告期总成本、报告期分类总成本、基准期分类总成本、报告期消耗吨标准煤、报告期吨二氧化碳排放、报告期分类成本趋势、相关参数、详细数据、相关设备数据、导出Excel |
| 组合设备数据/产出分析 | ✔️ | 按空间层级筛选、多种比较类型、多种时间尺度、报告期分类总产出、基准期分类总产出、报告期消耗吨标准煤、报告期吨二氧化碳排放、报告期分类产出趋势、相关参数、详细数据、相关设备数据、导出Excel |
| 组合设备数据/收入分析 | ✔️ | 按空间层级筛选、多种比较类型、多种时间尺度、报告期总收入、报告期分类总收入、基准期分类总收入、报告期消耗吨标准煤、报告期吨二氧化碳排放、报告期分类收入趋势、相关参数、详细数据、相关设备数据、导出Excel |
| 组合设备数据/效率分析 | ✔️ | 按空间层级筛选、多种比较类型、多种时间尺度、报告期累积效率、报告期累积效率趋势、相关参数、详细数据、导出Excel |
| 组合设备数据/负荷分析 | ✔️ | 按空间层级筛选、多种比较类型、多种时间尺度、报告期分类平均负荷、报告期分类最大负荷、报告期分类负荷系数、报告期分类平均负荷趋势、报告期分类最大负荷趋势、报告期分类负荷系数趋势、相关参数、详细数据、相关设备数据、导出Excel |
| 组合设备数据/统计分析 | ✔️ | 按空间层级筛选、多种比较类型、多种时间尺度、报告期分类消耗算术平均数、报告期分类消耗中位数、报告期分类消耗最小值、报告期分类消耗最大值、报告期分类消耗样本标准差、报告期分类消耗样本方差、相关参数、详细数据、相关设备数据、导出Excel |
| 组合设备数据/批量分析 | ✔️ | 按空间层级筛选、空间向下递归查询、按报告期查询全部能耗分类数据、导出Excel |
| 能流图分析 | ✔️ | 表示能源流动状况、节点显示用能单位、链接显示本月能源总量 |
| 配电系统分析 | ✔️ | 高中低压配电系统、实时数据、配电系统图 |
| RESTful API | ✔️ | 基于Python开发,提供系统配置、能源报告、Excel导出接口 |
| Web UI | ✔️ | 基于ReactJS开发,用于能源数据分析 |
| Admin UI | ✔️ | 基于AngularJS (version 1.x)开发 ,用于系统配置管理 |
| 在线社区技术支持 | ✔️ | QQ群 微信群 |
MyEMS下载(社区版)
[1]. https://gitee.com/myems/myems (推荐)
[2]. https://github.com/myems/myems
[3]. https://bitbucket.org/myems/myems
[4]. https://gitlab.com/myems/myems
[5]. https://gitcode.net/myems/myems
[6]. https://gitlink.org.cn/myems/myems
[7]. https://atomgit.com/myems/myems
[8]. https://gitea.com/myems/myems
[9]. https://codeberg.org/myems/myems
[10]. https://git.launchpad.net/myems
操作系统兼容性
应用服务器操作系统:
| 编号 | 名称 | 版本 | 说明 |
|---|---|---|---|
| 1 | Ubuntu Server | 24.04 LTS 22.04 LTS 20.04 LTS 18.04 LTS | X86_64 X86_64 X86_64 X86_64 |
| 2 | Debian | 11(“bullseye”) 10(“buster”) 9(“stretch”) | amd64 amd64 amd64 |
| 3 | CentOS Stream | 9 8 | x86_64 x86_64 |
| 4 | CentOS Linux | 7-2009 | X86_64 |
| 5 | Red Hat Enterprise Linux | 9 8 7 | x86_64 x86_64 x86_64 |
| 6 | Windows Server | 2022 2019 2016 | 64bit, WSL 64bit, WSL 64bit, WSL |
| 7 | 龙蜥(Anolis) OS | 8 7 | x86_64 x86_64 |
| 8 | SUSE Linux | 15 | x86_64 |
| 9 | OpenSUSE | 15 | x86_64 |
| 10 | Fedora | 37 | x86_64 |
| 11 | Fedora CoreOS | 37 | x86_64 |
| 12 | OpenEuler | 23.03 | x86_64 |
| 13 | Rocky | 9 | x86_64 |
| 14 | FreeBSD | 13.2 | amd64 |
| 15 | AlmaLinux | 9.1 | x86_64 |
| 16 | Oracle Linux | 9.1 | x86_64 |
数据库兼容性
| 编号 | 名称 | 版本 | 说明 |
|---|---|---|---|
| 1 | MySQL | 8.0 5.7 | x86, 64-bit x86, 64-bit |
| 2 | SingleStore | 8.0 7.8 | x86, 64-bit x86, 64-bit |
| 3 | MariaDB Server | 11 10 | x86_64 x86_64 |
| 4 | SQL Server(仅限MyEMS企业版) | 2022 2019 2017 2016 | 64-bit 64-bit 64-bit 64-bit |
| 5 | Oracle Database(仅限MyEMS企业版) | 21c 19c 18c |