Введение
MyEMS — это передовая в отрасли открытая система управления энергетикой, разработанная на базе Python и React. Она предназначена для сбора, обработки, анализа, формирования отчетов и отображения энергетических данных зданий, заводов, торговых центров, центров обработки данных и зон размещения предприятий. MyEMS может использоваться для управления устройствами, сбора, обработки, анализа, визуализации данных и формирования отчетов в рамках ваших проектов по управлению энергетикой. Систему MyEMS разрабатывает и поддерживает опытная команда разработчиков, а исходный код распространяется по лицензии MIT. Мы используем открытый исходный код для достижения целей пика выбросов углерода и углеродной нейтральности.
Архитектура MyEMS



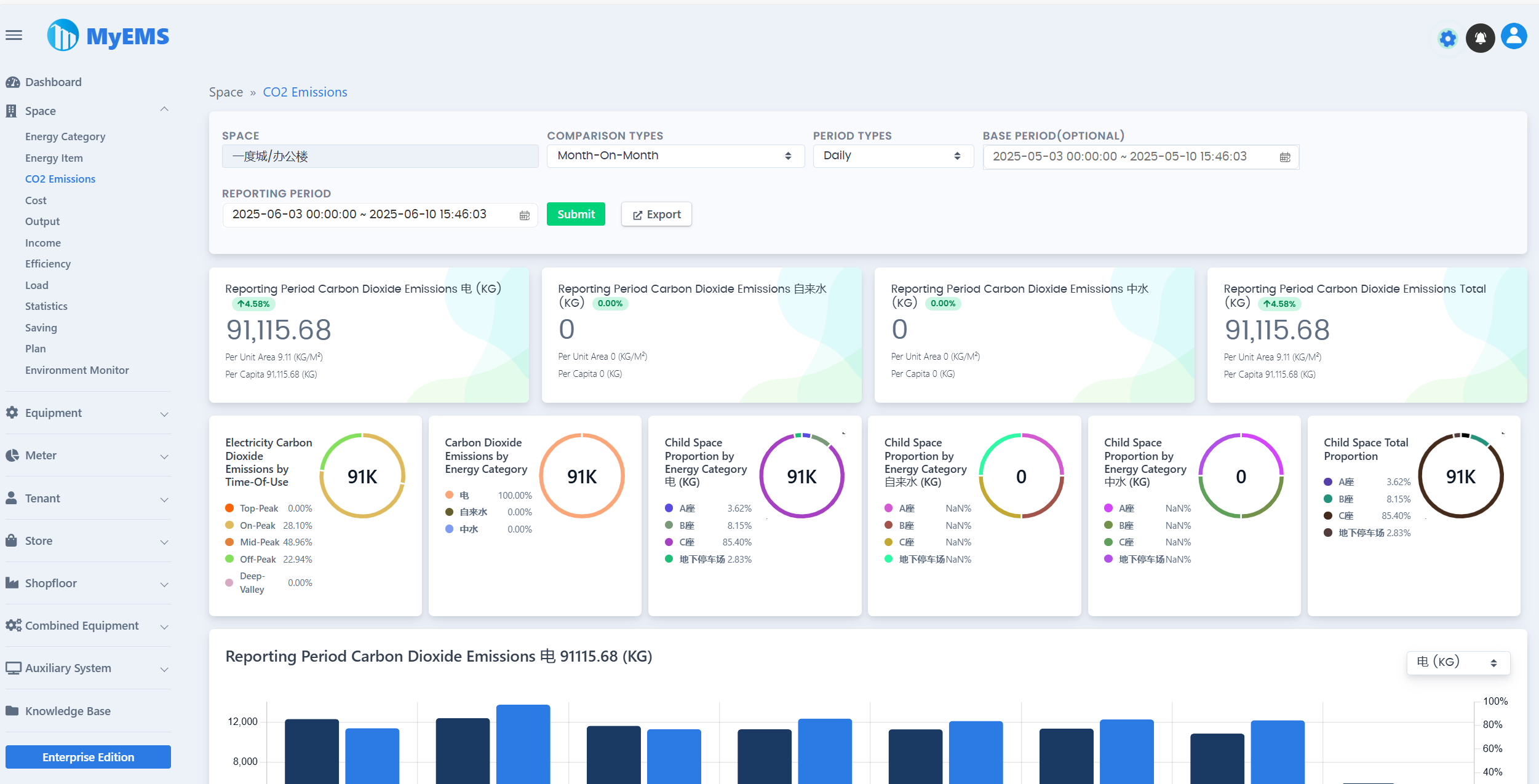
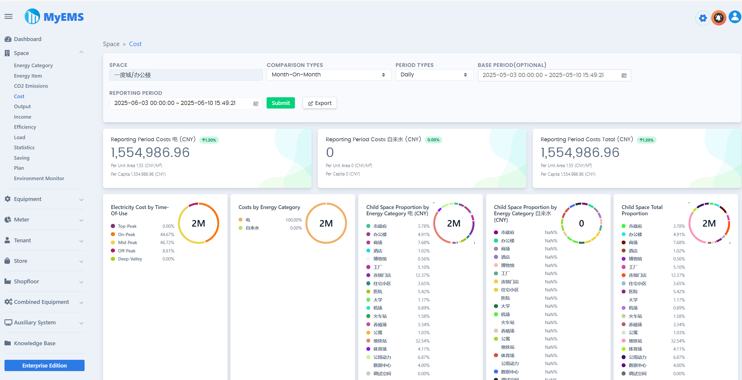
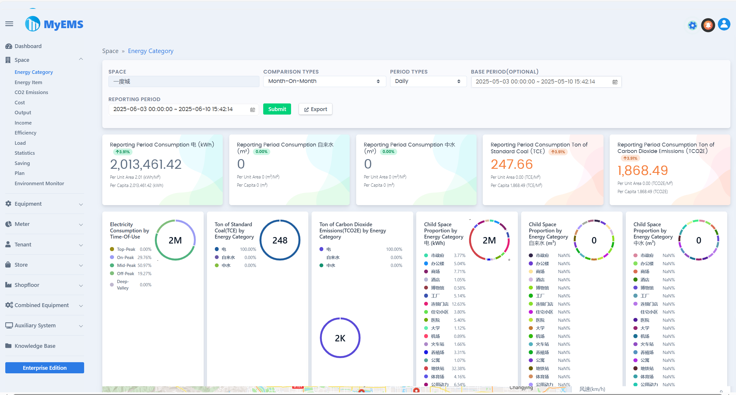
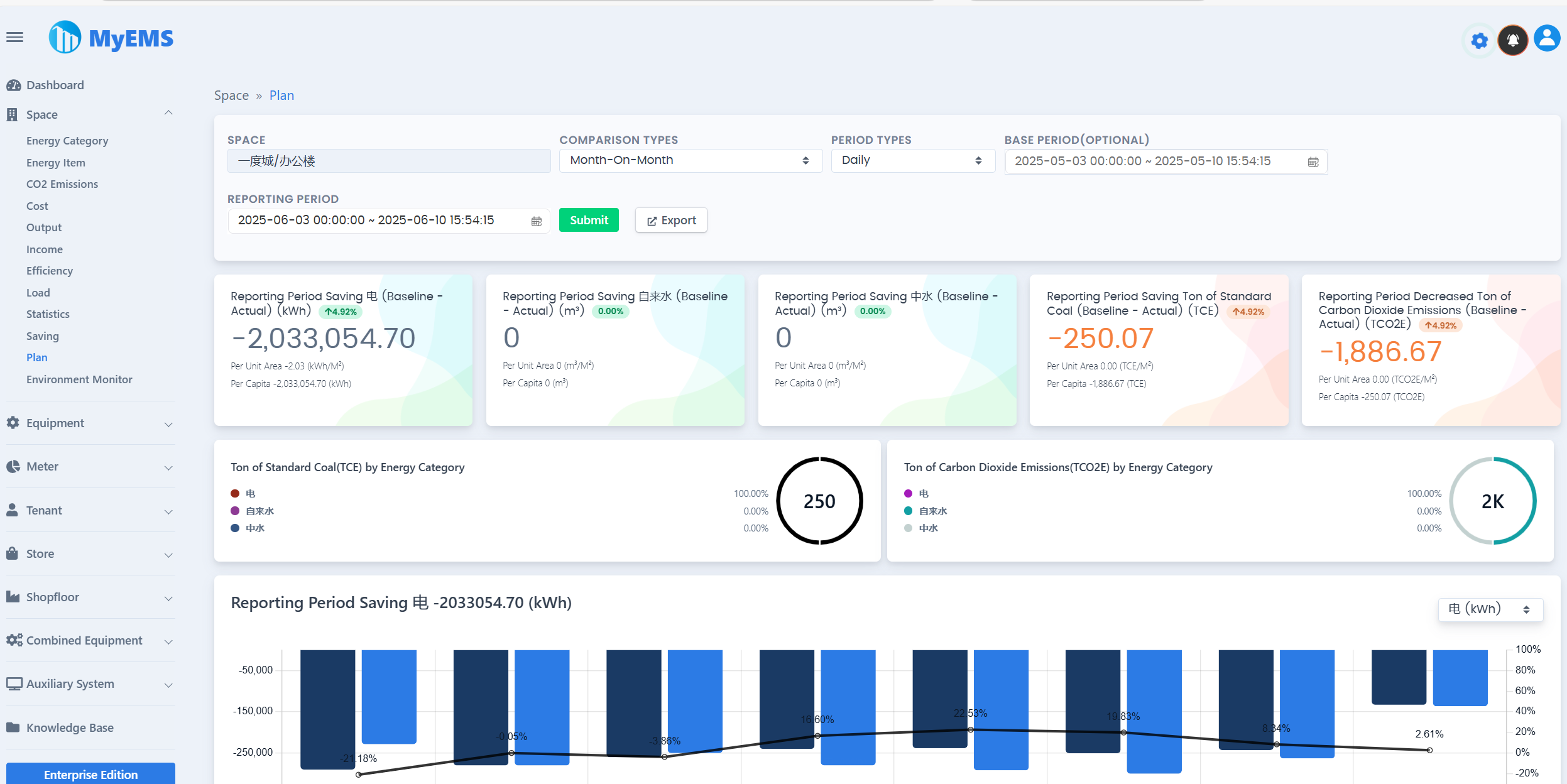
Презентация веб-интерфейса MyEMS
